Hi,
I updated my grafana 6 to 7 and now when i want multiple query or mixed source on graph, Grafana only execute the query on top. If i had more it show 502 bad gateway.
As exemple:
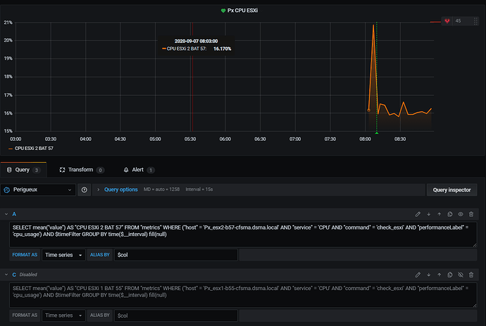
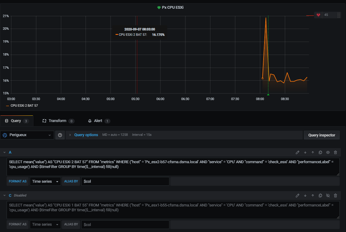
If i enable my 2 query got not graph and 502 bad gateway
if i enable only fisrt query
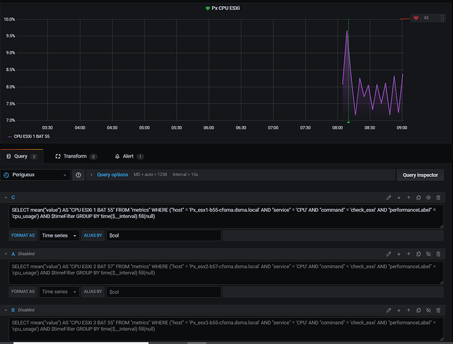
and if i only put second query but i put it on top
Seems like a bug
it is the same with mixed source
Thank for your help

