Hello,
I’m not really sure if this is a configuration issue, but I suspect so…
When i export csv data, Grafana is decimating my data.
Grafana reads data from an Influxdb database, and it contains data with 1s interval.
And I can see from the graphs in grafana that there are data for every second.
But when I try to export data from a longer period of time it decimates the data.
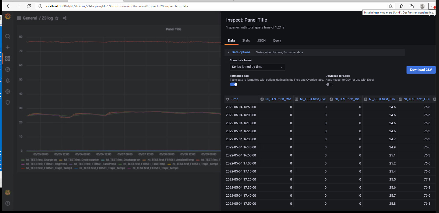
For example, if I try to export data for 7 days, i get data with 10 minutes interval only (see attached pic).
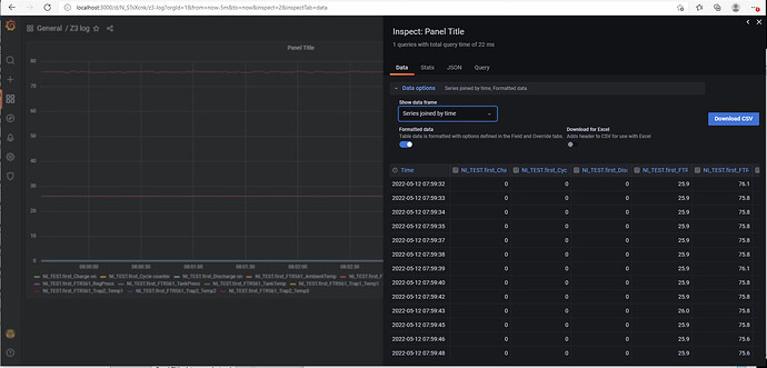
And if I try to export data for 6h, I get the data in 15s intervals.
I suspect that there is a setting somwhere that limits the maximum number of rows in the csv-file, but I can’t find where…
I might add that I have tried upgrading grafana (from 6.4.3 to 8.5.2) with the exact same result.
We also have other computers at work where we are using grafana/influxdb in the same way, and the csv-export works fine on them.
So this issue is on one computer only, and I fail to see what is different from the others…
So I would really appreciate some help.
/Fredrik

