Grafana dashboard ID15356 broke after Proxmox Kernel 6.8.8.2 update

After upgrading my Proxmox Cluster to the newest Kernel 6.8.8.2 because of an issue with the Grafana LXC (kept running but IP was not accessable anymore / same with influx LXC) the dashboard is not complete anymore. It is like it is not able to get the server selection right. If I for example select a specific node in CPU Visu it shows the data. The complete data is also shown in influxdb itself. So it myst be some kind of syntax or recognize problem in the dashboard, but I am not getting it. VM Visu is broken aswell. Some ideas for adjustment?

Thanks


Same here ! - only after the Grafana Docker was updated (grafana/grafana:latest Linux/amd64)

I think the data source query format has changed ?. I can get some ‘icons’ working by re-copying the query from Influxdb but only a few.

Let’s hope either ID15356 gets updated or Grafana get fixed

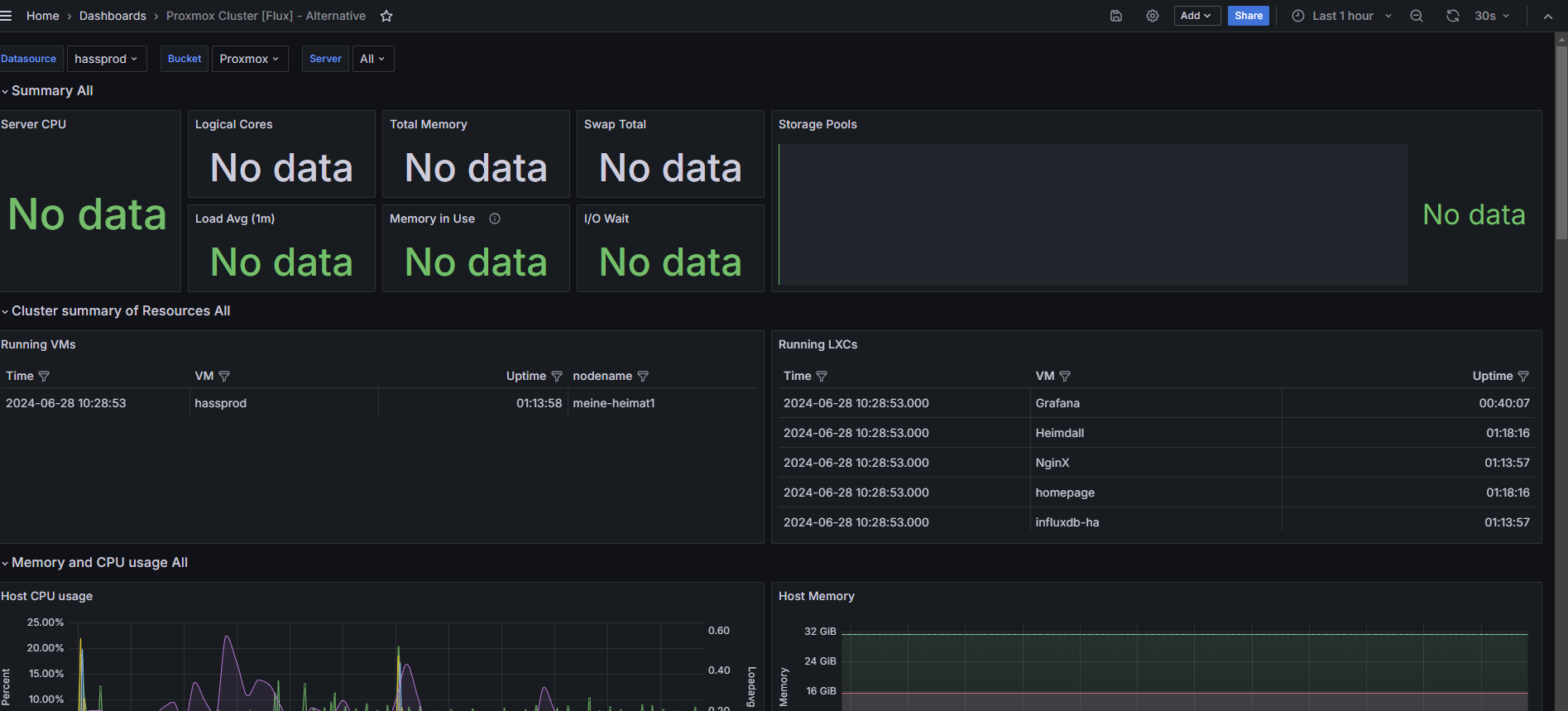
Looks like the regex and server notation in the querys ist getting empty results. When i added the nodes one by one I get some information though.I rearranged it for now, but would be great to be fixed.

Mine looks like this now.


Hi,
I have had same issues with Proxmox metrics → Influxdb → Grafana. The drop down for selecting the server does not bring back values.

I found I could fix it by changing the "Dasboard settings - variables - server and editing the query
From:
image
To:
Screenshot 2024-07-03 195603

Why the original query seems not to work in Grafana yet it works if it is pasted directly in the influxdb explorer program (sustituting the ${Bucket} var for “proxmox”) I do not know.

However this modified variable syntax could possibly fix the template to still be dynamic for you until someone who is smarter puts in a proper fix updating the template.

Ooops update:
In the second screenshot of course we can and should have the bucket variable stated:

import “influxdata/influxdb/schema”
schema.tagValues(
bucket: “${Bucket}”,
tag: “nodename”
)

Thank you nearlystable. I’ve just found something close using the sample query (influx v1) and came up with this :

import "influxdata/influxdb/schema"
schema.tagValues(
bucket: "${Bucket}",
tag: "host")

which for me list ALL related proxmox objects, including the host (nfs shares, VMs, LXC, local disk …) and then use regex to filter what I don´t need. Useful if you’re using another dashboard specifically for VMs/LXC.

Thanks. Rearranged it with this information a little bit. Call it optimization :wink:

I feel like I should post this here because I’ve been having the same issue. My solution was to remove

stop: v.timeRangeStop

from the server variable

My thread on the Proxmox forum here
Proxmox 8.2.2 Grafana Data Population | Proxmox Support Forum

Thanks iflywhirlybirds. I have tried your solution and it works for me. I prefer it to the one I had posted as it feels that it is less going off piste from the original dashboard variable query.
Thank you for sharing here too.

Incidentally the original query range works ok if pasted into influxdb data explorer web page and also in the grafana explore web page.
The underlying apps seem ok - just the dashboard errors.