Grafana version 9.4.3
Microsoft SQL Server
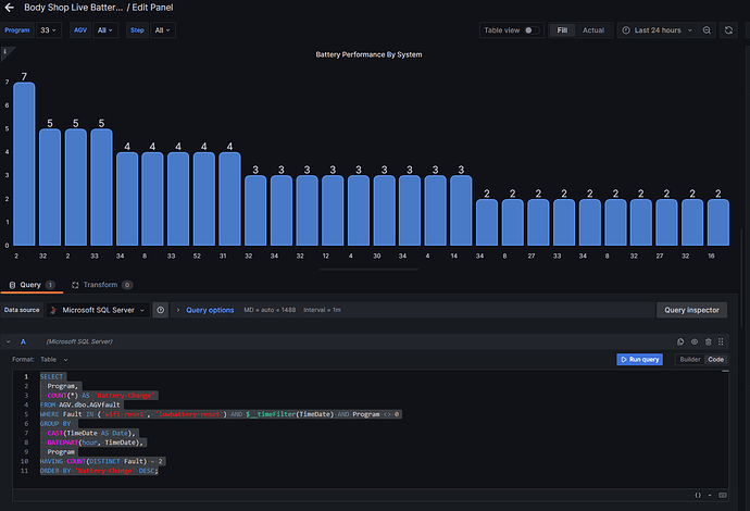
The image shows the table structure, I am trying to find the number of times two specific alarms reset with in the same hour. The query I have so far is below, but still not getting the correct data back.
SELECT
CAST(TimeDate as Date) as Day,
DATEPART(hour, TimeDate) as Hour,
AGV,
Fault
FROM AGV.dbo.AGVfault
WHERE Fault = 'wifi reset'
OR Fault = 'lowbattery reset'
GROUP BY
CAST(TimeDate as Date),
DATEPART(hour, TimeDate),
AGV,
Fault
ORDER BY
CAST(TimeDate as Date),
DATEPART(hour, TimeDate)
Can someone let me know if I am on the right track, or if there is a better way to extract this data?
The end goal is to display when a specific event takes place on a time series chart, filtered by several variables. the event itself is not recorded, but can be observed in the data by a few different alarms occurring within a few minutes of each other.
Thanks for the help as always.

