Bar chart with positive and negative values (I'm turbo-failing, help.)

guys, I need help with a simple bar graph, at least - I thought it would be simple…
This is an example of what I’m failing to achieve :
https://images.app.goo.gl/yz8REkH8fAijK9KP8

Here’s a thumb, so you don’t need to click on that link :
image

It’s a vertical bar, I want the bar to rise above the Y-axis 0 point when positive value, and I want the bar to sink below the 0 point for negative values… Can’t figure out how to get that done.

Please help me stop my head from spinning & point it in the right direction ?

Which part are you having trouble with? Just messing around with the TestdataDB data source, I was able to get this with default settings plus converting the graph from lines to bars.

Here’s a link to the Graph panel documentation: Visualizations | Grafana documentation

this is the closest i’m getting

i guess the trouble happens because it isn’t a time series ?

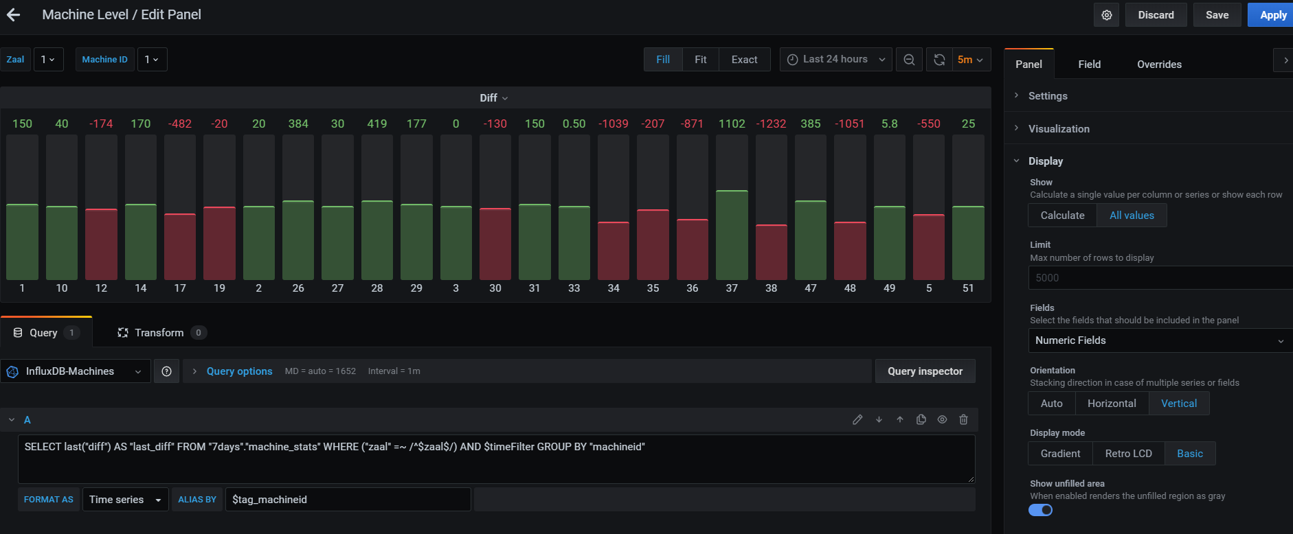
so I made some progress, setting X-axis to Series yields :

Now, how could I get all negative bars to show red, and all positive bars to be green? Instead of each bar its own color…

Still : Help ?

@tstaels unfortunately there is no way to achieve this currently. Feel free to open a feature request for this.

Hi tstaels,
how did you achive this? i have the same issue using a bar gauge: the negative values don’t grow down?
is it a problem with the bar gauge or becaus i don’t have a time series?