Hi.
My setup is the next:
Telegraf v1.2.1
Influxdb: 1.2.0-1
Grafana: 4.1.2-1486989747
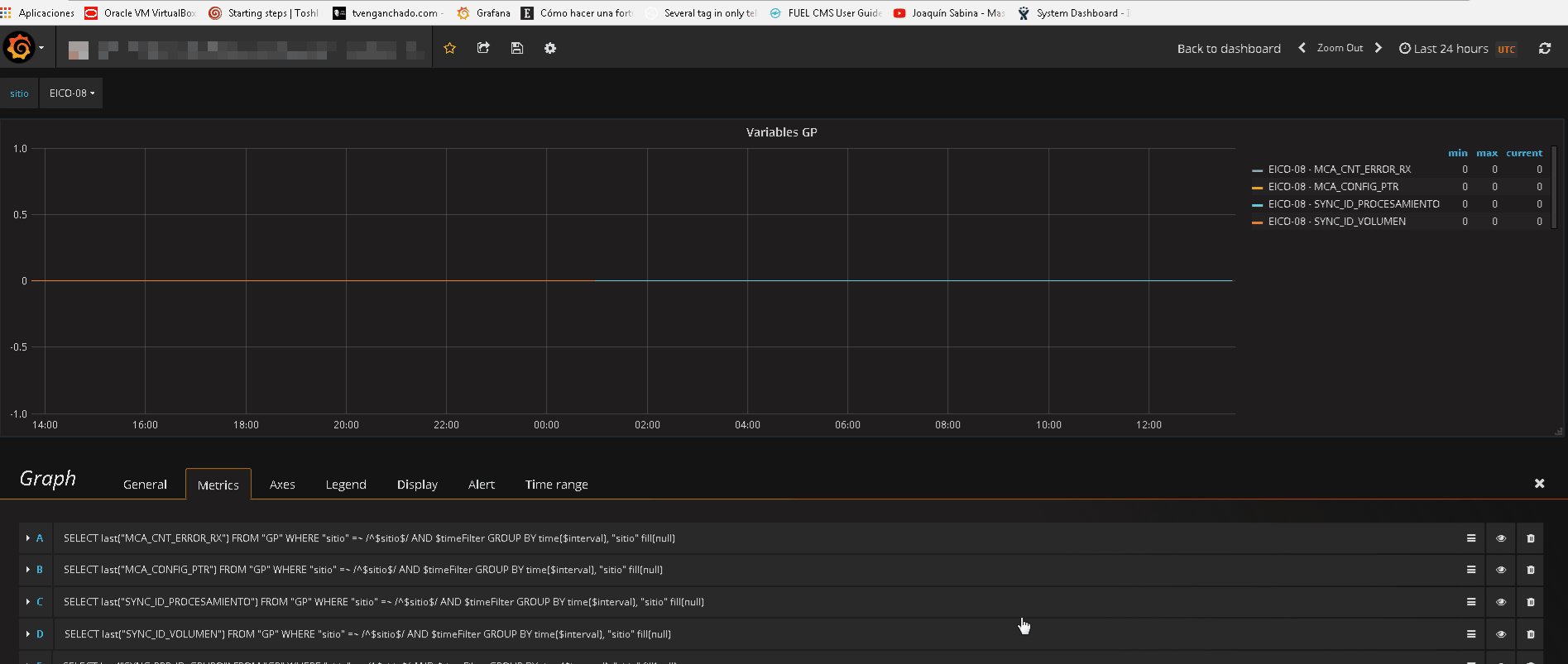
I have problems with graph panel, when show or hidden query’s or change datetime, grafana hidden or show varaibles in screen, for example i have 4 variable, in 30 minutos view all variables but change for 24 hours only view two variables.
One case:
Open the view and only have four variable, opening the query’s panel and hidden a query, now i have six variables, and show the variable and have seven variables, ¿ what change ?

Two case:
I open the view, in the moment i see seven variables, change the time for 24 hours and now have only five variables. ¿ What change ?

Sorry for my inglish, wait for yours answers, thanks.!