Hi All,
Would need some help from your side as am feeling like am banging my head on the wall due to being noob in Grafana and trying to do it properly, though missing some basic knowledge.
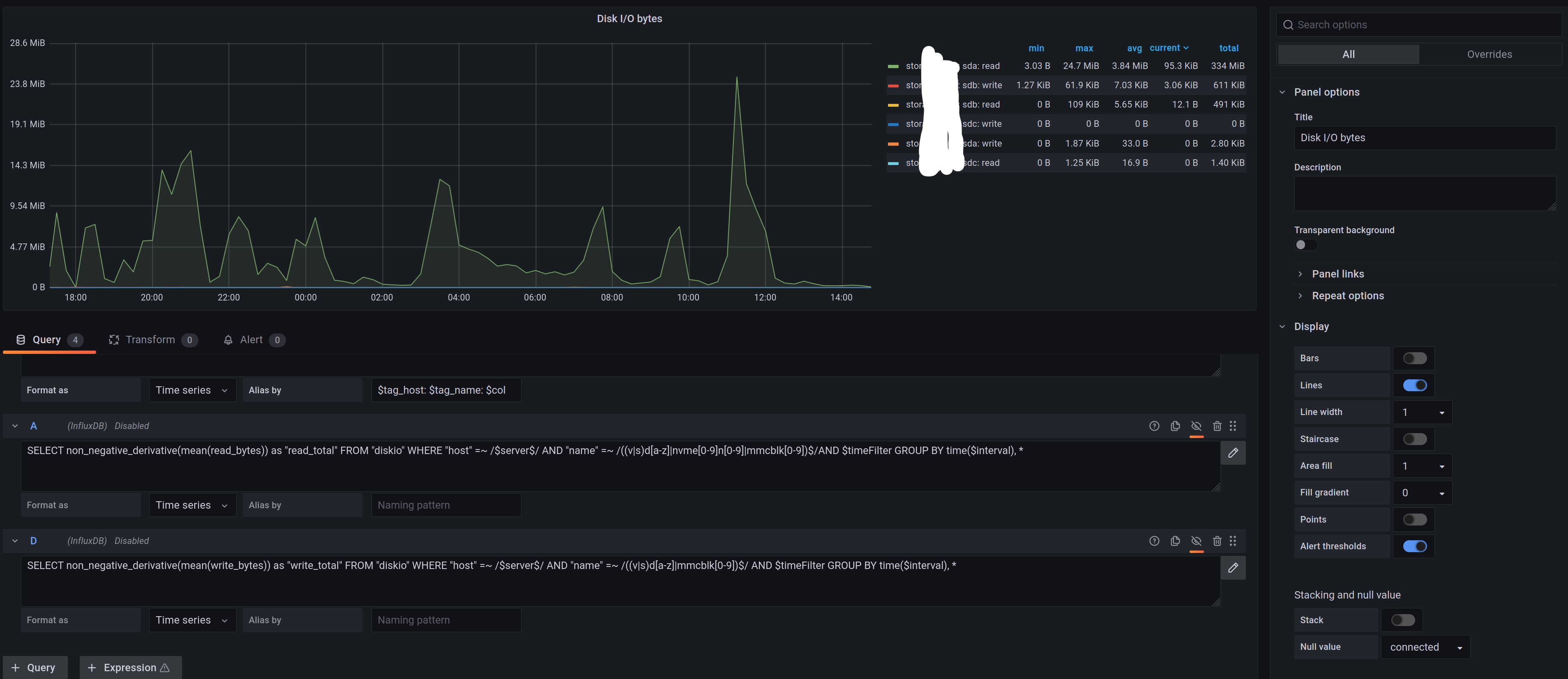
Basic Disk I/O graph from standard set of graphs, where query is:
SELECT non_negative_derivative(mean(read_bytes),1s) as “read” FROM “diskio” WHERE “host” =~ /$server$/ AND “name” =~ /((v|s)d[a-z]|nvme[0-9]n[0-9]|mmcblk[0-9])$/AND $timeFilter GROUP BY time($interval), *
This gives view on graph as Bytes per second.
What I’m after is getting in the legend table (only) totals over time, i.e. 5GB over the window as selected for the graph.
Enabling totals in graph legend doesn’t show correct values.
Changing query to ( mean(read_bytes),1s) to (mean(read_bytes)) gets me proper total in the legend for this query, but not on the graph, where I want to keep it /s average for the interval as data are harvested by telegraph (10 minutes intervals).
SELECT non_negative_derivative(mean(read_bytes)) as “read_total” FROM “diskio” WHERE “host” =~ /$server$/ AND “name” =~ /((v|s)d[a-z]|nvme[0-9]n[0-9]|mmcblk[0-9])$/AND $timeFilter GROUP BY time($interval), *
Question is - what am I missing - feels like a simple click here/do this but searching online didn’t bring me close to resolution (again - maybe am looking at solution and just the two electrons in my head didn’t connect yet due to being noob in Grafana)
Thanks!
