I could not find any possibility to set all gauge to the same size. Unfort. the first row has one element less than the second row. Any ideas?
Version: v9.3.2 (21c1d14e91)
thx!
I could not find any possibility to set all gauge to the same size. Unfort. the first row has one element less than the second row. Any ideas?
Version: v9.3.2 (21c1d14e91)
thx!
Hi @teclab,
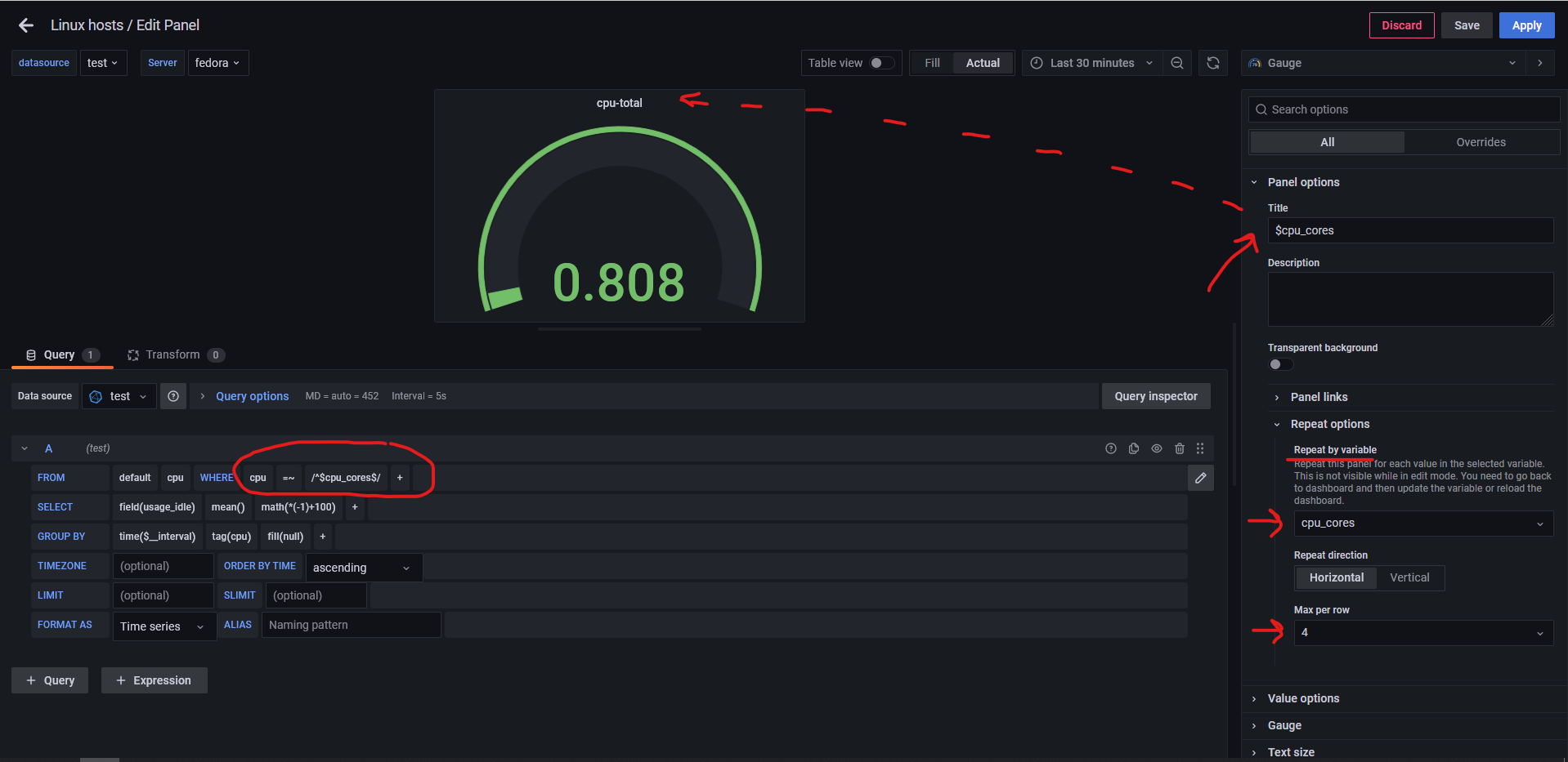
You can try repeat panel option for each value (proxmox, sdstorage, usbstorage…).
Steps:
SHOW TAG VALUES WITH KEY = "cpu"
Go back to dashboard and set your variable to All option and save dashboard with option “Save current variables values as dashboard default”. This will ensure that you variable is always set to All (important for repeating gauge).

Now go back to dashboard variables and set “Show on dashboard” to “Nothing” in order to prevent changing value of variable.
Create a query in panel and set Panel options → Repeat options → Repeat by value → your_variable_name and adjust Max per row to desired value. Note: Query needs to be filtered with your_variable_name (e.g. WHERE cpu = /^$cpu_cores/ ) so that each panel shows 1 gauge for 1 value. Bonus: You can use $your_variable_name in Panel title (dashed arrow).
Save and reload dashboard.
Result:
Note: If you want to edit anything on gauge panel (query, max per row, resize…) you edit only first panel (in my example that would be cpu-total) and after that you save and reload dashboard.
Hope that helps. ![]()
Best regards,
ldrascic
Thank you very much for this explanation, this might come handy some time (also because I am a beginner and have not tried variables before). Unfort. my dashboard collects different measurements and fields - a repeat option would not work this way. As an alternative I of course might split up …