-
What Grafana version and what operating system are you using?
- Grafana Cloud, Windows 11 (Using Brave Browser)
-
What are you trying to achieve?
- I was following the tutorial at GROT Academy: https://learn.grafana.com/path/technical-practitioner-path. I am currently stuck at Lab: Building Prom Queries; “Aggregation and Grouping” section https://learn.grafana.com/path/technical-practitioner-path/building-efficient-queries-promql
-
How are you trying to achieve it?
- Maybe something needs to be fixed on the Tutorial Lab side?
-
What happened?
- The queries work using Grafana Cloud Explorer, but in the Lab answer.txt, they don’t.
- There is also a typo in your tutorial: “requests” should be “request”. Was this intended?
- Also, on the last query snippet, it should be “{“ instead of “(“.
-
What did you expect to happen?
- Everything should proceed smoothly since it worked in Grafana Cloud Explorer using Metrics Browser (Code).
-
Can you copy/paste the configuration(s) that you are having problems with?
- This is another issue. I can’t seem to copy and paste the code snippets.
-
Did you receive any errors in the Grafana UI or in related logs? If so, please tell us exactly what they were.
- I have some screenshots with the >_Grot Checker query results. Other than that no other weird errors popped up.
-
Did you follow any online instructions? If so, what is the URL?
- Just the tutorial at GROT Academy. I also looked at the relevant documentation regarding PromQL labels and metrics.
Here are the Screenshots:
-
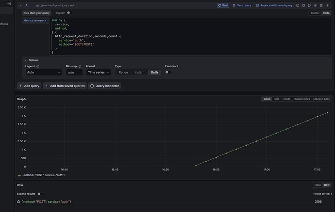
sum by (method) (http_request_duration_seconds_count)
In Lab: Does not Work
In Grafana Explorer, Browser Metrics (Code): It Works
-
The last snippet
In Lab: Does not workIn Grafana Explorer, Browser Metrics (code): It Works
I couldn’t find any Newbie Section or GROT Academy-specific category here. I apologize if this topic was posted in the wrong category, but Grafana + Prometheus makes sense.
Help please, thank you!



