Hello dear community,
I have the following problem in all my dashboards with the display on the X axis. I would like the days or the date to be displayed continuously on the X-axis. Unfortunately, for me, some days or dates are displayed twice or more than once.
I have uploaded a screenshot here as an example so that you can see exactly what I mean.
How do I get it to show only one date on the x-axis? I’ve already tried everything possible, but I can’t get it. Unfortunately, I don’t know anything about script commands.
Can you please explain to me how I can do that.
Greetings Andy
Could you please provide an export of that data as csv or provide them here inline something similar to this (obfuscated of course)
table,_start,_stop,_time,_value,_field,_measurement,uic
0,2022-07-08T23:26:22.938437362Z,2022-07-08T23:27:22.938437362Z,2022-07-08T23:26:24Z,494,gpsaltitude,test,111
0,2022-07-08T23:26:22.938437362Z,2022-07-08T23:27:22.938437362Z,2022-07-08T23:26:25Z,494,gpsaltitude,test,111
0,2022-07-08T23:26:22.938437362Z,2022-07-08T23:27:22.938437362Z,2022-07-08T23:26:26Z,494,gpsaltitude,test,111```
I would like to do that, but I don’t know how to create such a .csv. For me it looks completely different than your example.
I use Grafana 8.5.5
That was just a sample. You can just type it here in the forum or go to influxdb and dowbload it as csv after you run the same query you are showing us here
basically the issue seems to be you have 2 readings per day. and they seem to be identical readings to the naked eye 
Okay, here is the download from my infux
#group false false true true false false true true
#datatype string long dateTime:RFC3339 dateTime:RFC3339 dateTime:RFC3339 double string string
#default mean
result table _start _stop _time _value _field _measurement
0 2022-07-26T19:48:12.136000766Z 2022-08-02T19:48:12.136000766Z 2022-07-26T22:30:00Z 18.15 value Drucker_gestern
0 2022-07-26T19:48:12.136000766Z 2022-08-02T19:48:12.136000766Z 2022-07-27T22:30:00Z 0 value Drucker_gestern
0 2022-07-26T19:48:12.136000766Z 2022-08-02T19:48:12.136000766Z 2022-07-28T22:30:00Z 0 value Drucker_gestern
0 2022-07-26T19:48:12.136000766Z 2022-08-02T19:48:12.136000766Z 2022-07-29T11:00:00Z 0 value Drucker_gestern
0 2022-07-26T19:48:12.136000766Z 2022-08-02T19:48:12.136000766Z 2022-07-29T22:30:00Z 0 value Drucker_gestern
0 2022-07-26T19:48:12.136000766Z 2022-08-02T19:48:12.136000766Z 2022-07-30T21:00:00Z 0 value Drucker_gestern
0 2022-07-26T19:48:12.136000766Z 2022-08-02T19:48:12.136000766Z 2022-07-30T22:30:00Z 19.13 value Drucker_gestern
0 2022-07-26T19:48:12.136000766Z 2022-08-02T19:48:12.136000766Z 2022-07-31T22:30:00Z 0 value Drucker_gestern
0 2022-07-26T19:48:12.136000766Z 2022-08-02T19:48:12.136000766Z 2022-08-01T07:00:00Z 0 value Drucker_gestern
1 2022-07-26T19:48:12.136000766Z 2022-08-02T19:48:12.136000766Z 2022-07-26T22:30:00Z 894.4 value FeFo_TV_gestern
1 2022-07-26T19:48:12.136000766Z 2022-08-02T19:48:12.136000766Z 2022-07-27T22:30:00Z 664.41 value FeFo_TV_gestern
1 2022-07-26T19:48:12.136000766Z 2022-08-02T19:48:12.136000766Z 2022-07-28T22:30:00Z 783.93 value FeFo_TV_gestern
1 2022-07-26T19:48:12.136000766Z 2022-08-02T19:48:12.136000766Z 2022-07-29T11:00:00Z 783.93 value FeFo_TV_gestern
1 2022-07-26T19:48:12.136000766Z 2022-08-02T19:48:12.136000766Z 2022-07-29T22:30:00Z 543.48 value FeFo_TV_gestern
1 2022-07-26T19:48:12.136000766Z 2022-08-02T19:48:12.136000766Z 2022-07-30T21:00:00Z 543.48 value FeFo_TV_gestern
1 2022-07-26T19:48:12.136000766Z 2022-08-02T19:48:12.136000766Z 2022-07-30T22:30:00Z 409.65 value FeFo_TV_gestern
1 2022-07-26T19:48:12.136000766Z 2022-08-02T19:48:12.136000766Z 2022-07-31T22:30:00Z 953.22 value FeFo_TV_gestern
1 2022-07-26T19:48:12.136000766Z 2022-08-02T19:48:12.136000766Z 2022-08-01T07:00:00Z 953.22 value FeFo_TV_gestern
1 2022-07-26T19:48:12.136000766Z 2022-08-02T19:48:12.136000766Z 2022-08-01T22:30:00Z 606.02 value FeFo_TV_gestern
2 2022-07-26T19:48:12.136000766Z 2022-08-02T19:48:12.136000766Z 2022-07-26T22:30:00Z 413.7 value Imac_gestern
2 2022-07-26T19:48:12.136000766Z 2022-08-02T19:48:12.136000766Z 2022-07-27T22:30:00Z 302.4 value Imac_gestern
2 2022-07-26T19:48:12.136000766Z 2022-08-02T19:48:12.136000766Z 2022-07-28T22:30:00Z 612.64 value Imac_gestern
2 2022-07-26T19:48:12.136000766Z 2022-08-02T19:48:12.136000766Z 2022-07-29T11:00:00Z 612.64 value Imac_gestern
2 2022-07-26T19:48:12.136000766Z 2022-08-02T19:48:12.136000766Z 2022-07-29T22:30:00Z 662.4 value Imac_gestern
2 2022-07-26T19:48:12.136000766Z 2022-08-02T19:48:12.136000766Z 2022-07-30T21:00:00Z 662.4 value Imac_gestern
2 2022-07-26T19:48:12.136000766Z 2022-08-02T19:48:12.136000766Z 2022-07-30T22:30:00Z 730.17 value Imac_gestern
2 2022-07-26T19:48:12.136000766Z 2022-08-02T19:48:12.136000766Z 2022-07-31T22:30:00Z 300.96 value Imac_gestern
2 2022-07-26T19:48:12.136000766Z 2022-08-02T19:48:12.136000766Z 2022-08-01T07:00:00Z 300.96 value Imac_gestern
2 2022-07-26T19:48:12.136000766Z 2022-08-02T19:48:12.136000766Z 2022-08-01T22:30:00Z 1021.44 value Imac_gestern
3 2022-07-26T19:48:12.136000766Z 2022-08-02T19:48:12.136000766Z 2022-07-26T22:30:00Z 832.73 value Kuehlschrank_gestern
3 2022-07-26T19:48:12.136000766Z 2022-08-02T19:48:12.136000766Z 2022-07-27T22:30:00Z 722.04 value Kuehlschrank_gestern
3 2022-07-26T19:48:12.136000766Z 2022-08-02T19:48:12.136000766Z 2022-07-28T22:30:00Z 736.38 value Kuehlschrank_gestern
3 2022-07-26T19:48:12.136000766Z 2022-08-02T19:48:12.136000766Z 2022-07-29T11:00:00Z 736.38 value Kuehlschrank_gestern
3 2022-07-26T19:48:12.136000766Z 2022-08-02T19:48:12.136000766Z 2022-07-29T22:30:00Z 681.73 value Kuehlschrank_gestern
3 2022-07-26T19:48:12.136000766Z 2022-08-02T19:48:12.136000766Z 2022-07-30T21:00:00Z 681.73 value Kuehlschrank_gestern
3 2022-07-26T19:48:12.136000766Z 2022-08-02T19:48:12.136000766Z 2022-07-30T22:30:00Z 752.04 value Kuehlschrank_gestern
3 2022-07-26T19:48:12.136000766Z 2022-08-02T19:48:12.136000766Z 2022-07-31T22:30:00Z 823.55 value Kuehlschrank_gestern
3 2022-07-26T19:48:12.136000766Z 2022-08-02T19:48:12.136000766Z 2022-08-01T07:00:00Z 823.55 value Kuehlschrank_gestern
3 2022-07-26T19:48:12.136000766Z 2022-08-02T19:48:12.136000766Z 2022-08-01T22:30:00Z 724.55 value Kuehlschrank_gestern
4 2022-07-26T19:48:12.136000766Z 2022-08-02T19:48:12.136000766Z 2022-07-26T22:30:00Z 221.5 value Ventilator_gestern
4 2022-07-26T19:48:12.136000766Z 2022-08-02T19:48:12.136000766Z 2022-07-27T22:30:00Z 83.53 value Ventilator_gestern
4 2022-07-26T19:48:12.136000766Z 2022-08-02T19:48:12.136000766Z 2022-07-28T22:30:00Z 57.6 value Ventilator_gestern
4 2022-07-26T19:48:12.136000766Z 2022-08-02T19:48:12.136000766Z 2022-07-29T11:00:00Z 57.6 value Ventilator_gestern
4 2022-07-26T19:48:12.136000766Z 2022-08-02T19:48:12.136000766Z 2022-07-29T22:30:00Z 71.77 value Ventilator_gestern
4 2022-07-26T19:48:12.136000766Z 2022-08-02T19:48:12.136000766Z 2022-07-30T21:00:00Z 71.77 value Ventilator_gestern
4 2022-07-26T19:48:12.136000766Z 2022-08-02T19:48:12.136000766Z 2022-07-30T22:30:00Z 49.26 value Ventilator_gestern
4 2022-07-26T19:48:12.136000766Z 2022-08-02T19:48:12.136000766Z 2022-07-31T22:30:00Z 54.1 value Ventilator_gestern
4 2022-07-26T19:48:12.136000766Z 2022-08-02T19:48:12.136000766Z 2022-08-01T07:00:00Z 54.1 value Ventilator_gestern
4 2022-07-26T19:48:12.136000766Z 2022-08-02T19:48:12.136000766Z 2022-08-01T22:30:00Z 55.38 value Ventilator_gestern
1 Like
So that now I have your data in my influxdb (avoids the back and forth questions/confusions) What do you want grafana to do with these?
same date different data.
I would like to display the daily power consumption in Grafana, but only have one date on the x-axis, then the next, etc. It bothers me that some dates appear several times on the X-axis and I hope that you can adjust it so that each date only appears once. I hope I have made myself clear.
Thank you for your help.
so from the given data sample, where 2 appear per day, which one do you want? The smallest, average, largest?
I want the small like 07/29 07/30 07/31
Again, there are 2 values still with that date format which of these values, do you want to keep and plot
Your initial issue was 2 of the same dates plotted. So even if you changed that format it won’t exclude the second value
Just changing the date format won’t magically fix the issue of 2 values in ssme date
Sorry, but now it’s getting a little too complicated for me. I honestly admit that. If there is a possibility that only one date is displayed on the x-axis, I would follow your suggested solution, since I also have the problem in other dashboards.
@yosiasz @damrak2022
i think if you only want one value by day you can still group by day and use
|>last() function to get last value of each group
@alexandrearmand can you try that theory out using the data provided by @damrak2022 ? Here is a python script way of importing that csv
import pandas as pd
from influxdb_client import InfluxDBClient, Point, WritePrecision, WriteOptions
from influxdb_client.client.write_api import SYNCHRONOUS
from datetime import datetime
from dotenv import load_dotenv
import os
load_dotenv()
URL = os.getenv('URL')
TOKEN = os.getenv('TOKEN')
ORG = os.getenv('ORG')
bucket = "DBANDY1"
"""
Write data into InfluxDB
"""
client = InfluxDBClient(url=URL, token=TOKEN, org=ORG, debug=True)
write_api = client.write_api(write_options=SYNCHRONOUS)
col_list = ["_time","_value","_field","_measurement"]
df = pd.read_csv("./data/dammrak.csv", usecols=col_list)
for index, row in df.iterrows():
_time = row['_time']
_field = row['_field']
_measurement = row['_measurement']
_value = int(row['_value'])
point = Point(_measurement) \
.field(_field, _value) \
.time(_time, WritePrecision.NS)
write_api.write(bucket, ORG, point)
write_api.__del__()
"""
Close client
"""
client.__del__()
1 Like
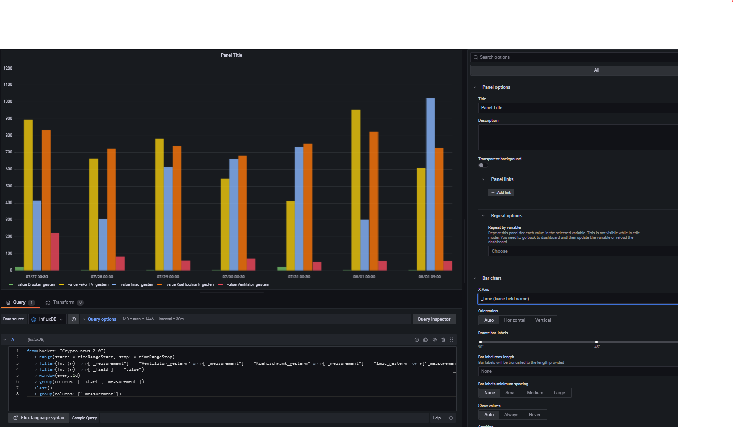
here is my result :
with this query :
from(bucket: "DBANDY1")
|> range(start: v.timeRangeStart, stop: v.timeRangeStop)
|> filter(fn: (r) => r["_measurement"] == "Ventilator_gestern" or r["_measurement"] == "Kuehlschrank_gestern" or r["_measurement"] == "Imac_gestern" or r["_measurement"] == "FeFo_TV_gestern" or r["_measurement"] == "Drucker_gestern")
|> filter(fn: (r) => r["_field"] == "value")
|> window(every: 1d)
|> group(columns: ["_start","_measurement"])
|>last()
|> group(columns: ["_measurement"])
equivalent to this single line
|> aggregateWindow(every: 1d, fn: sum)
edit : this is _stop field to get coherent Xaxis
i think you should check time series panel too with this kind of query ,
don’t you like think of stacked bar , you can see sum of all by one look
awesome! now filter down to FeFo_TV_gestern by clicking on legend and hover over values on 7/29 and post back please
Thanks!
Thanks again for your help. Since I translate everything with Google Translator, I may not have fully understood it yet.
In any case, I like the first panel better, where the bars are visible next to each other.
If I understand correctly, then I have to use this query
from(bucket: “DBANDY1”)
|> range(start: v.timeRangeStart, stop: v.timeRangeStop)
|> filter(fn: (r) => r[“_measurement”] == “Fan_yesterday” or r[“_measurement”] == “Fridge_yesterday” or r[“_measurement”] == “Imac_yesterday” or r[" _measurement"] == “FeFo_TV_yesterday” or r[“_measurement”] == “Printer_yesterday”)
|> filter(fn: (r) => r[“_field”] == “value”)
|> window(every: 1d)
|> group(columns: [“_start”,“_measurement”])
|>last()
|> group(columns: [“_measurement”])
And then, after customizing it, I can apply that to my other boards too, where I only want to have a date on the x-axis.
I’ll try that right now.
Now I’ve inserted the query and validated it with Appy and now my chart looks like this. Apparently I’ve done something terribly wrong here, or where is my mistake
Could you please be so kind and post me the entire code, which I then have to insert in the query. Then I would have a base that I could write down to adapt to other boards. That was really nice of you