Hi,
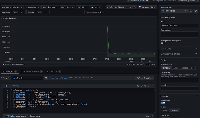
how can i write this “derivative” to Postgresql ?
from(bucket: "${bucket}")
|> range(start: v.timeRangeStart, stop: v.timeRangeStop)
|> filter(fn: (r) => r["_measurement"] == "kernel")
|> filter(fn: (r) => r.host == "${host}")
|> filter(fn: (r) => r["_field"] == "context_switches")
|> derivative(unit: 1s, nonNegative: true)
|> aggregateWindow(every: v.windowPeriod, fn: mean, createEmpty: false)
|> yield(name: "mean")
SELECT time, context_switches
FROM kernel WHERE host LIKE '$host' AND $__timeFilter(time) ORDER BY time DESC
This is my Postgresql without the derivative unit.

