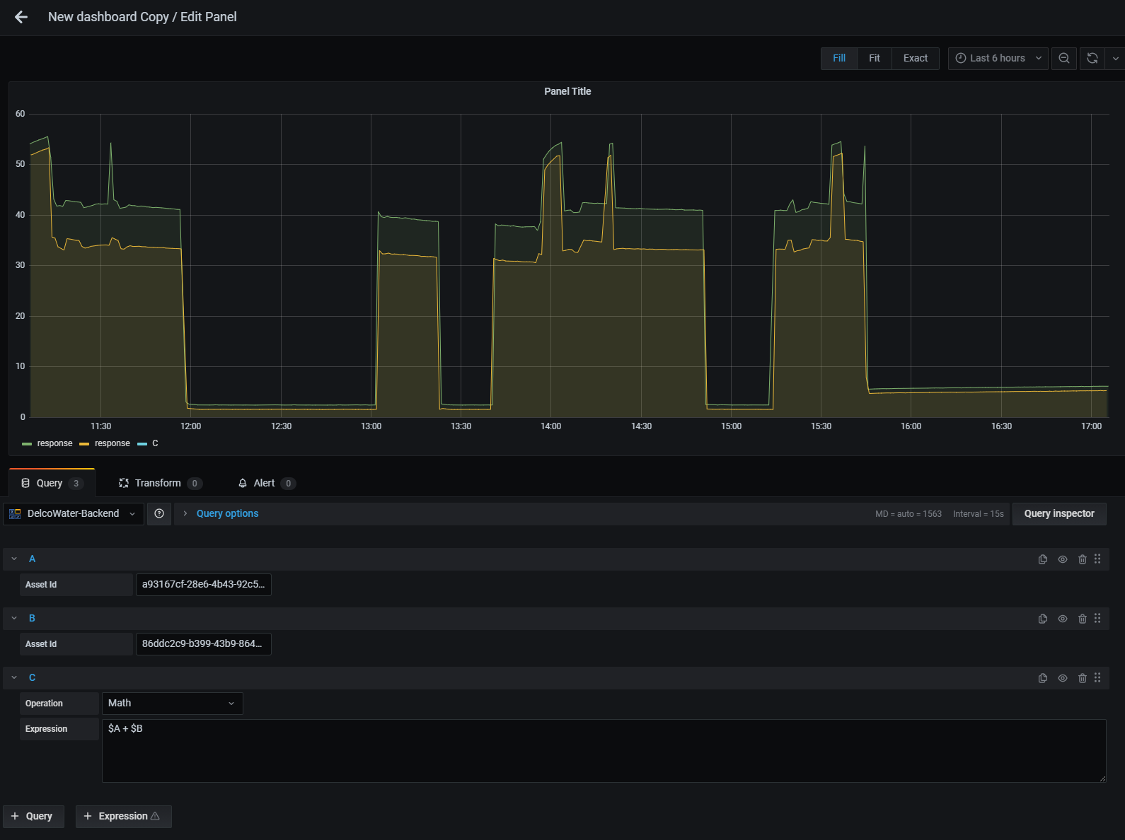
Hello, I have developed a custom backend data plugin. Using this plugin I am able to return time series data that has float64 as its data type. When I create a panel with two queries A and B then attempt to use an expression to combine $A + $B I expect that I will get a new time series data that is a added to b. In stead the there is no trend returned at all.
In the Grafana documentation it says:
If both
$Aand$Bare time series data, then the operation between each value in the two series is performed for each time stamp that exists in both$Aand$B. The Resample operation can be used to line up time stamps. ( Note: in the future, we plan to add options to the Math operation for different behaviors).
Am I doing something incorrect in the data that is getting returned by the plugin or have I messed up the configuration?
I am using Grafana v7.4.2 (29e75ad97b).
Thanks for the help.


