Hi there,
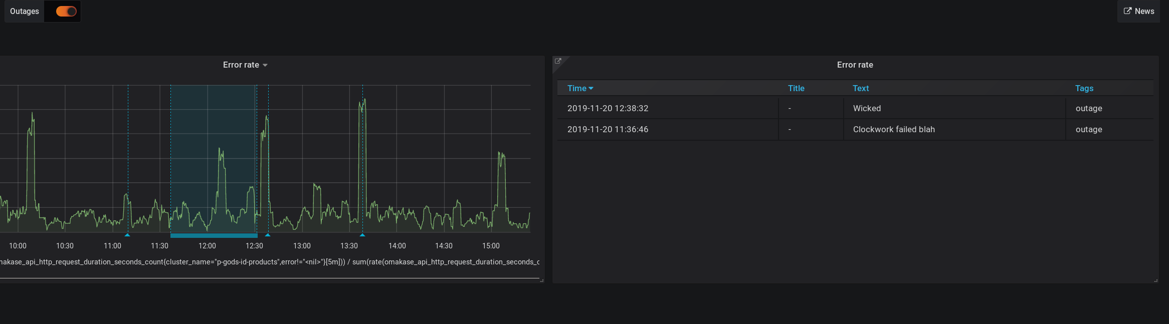
I have a dashboard with a graph panel that has some manually added annotations (via Ctrl + LMB). The annotations do show up within the graph panel, as expected. Now I’d like to display them not only within the graph panel, but in another table panel that lists those annotations.
According to the official documentation ht tp:// docs.grafana.org/reference/table_panel/#annotations (Sorry for mangling the link, but I’m told to be only allowed 2 links per post) this seems to be possible, but it’s unclear to me on how to achieve this. It simply says:
If you have annotations enabled in the dashboard you can have the table show them. If you configure this mode then any queries you have in the metrics tab will be ignored.
With a screenshot that seems like just the thing I want:
I used the following steps trying to list the annotations:
- Add a graph panel
- Add annotations to this graph panel (via
Ctrl + LMB) - Add a table panel
- Edit the table panel to display annotations choosing
Table > Options > Data > Table Transform > Annotations(as instructed by the docs) - Make sure there are annotations within the current time slice and
Annotations and alertsis checked (box on the top left)
Still I don’t see any annotations listed within the table. What am I doing wrong?
To mods: I could not create this new topic within Table Panel, so please move it there.



