Data points reduce with larger timespans

I’m starting to use grafana + infulxdb + heapster to aggregate kubernetes metrics. I used these deployments: https://github.com/kubernetes/heapster/tree/master/deploy/kube-config/influxdb

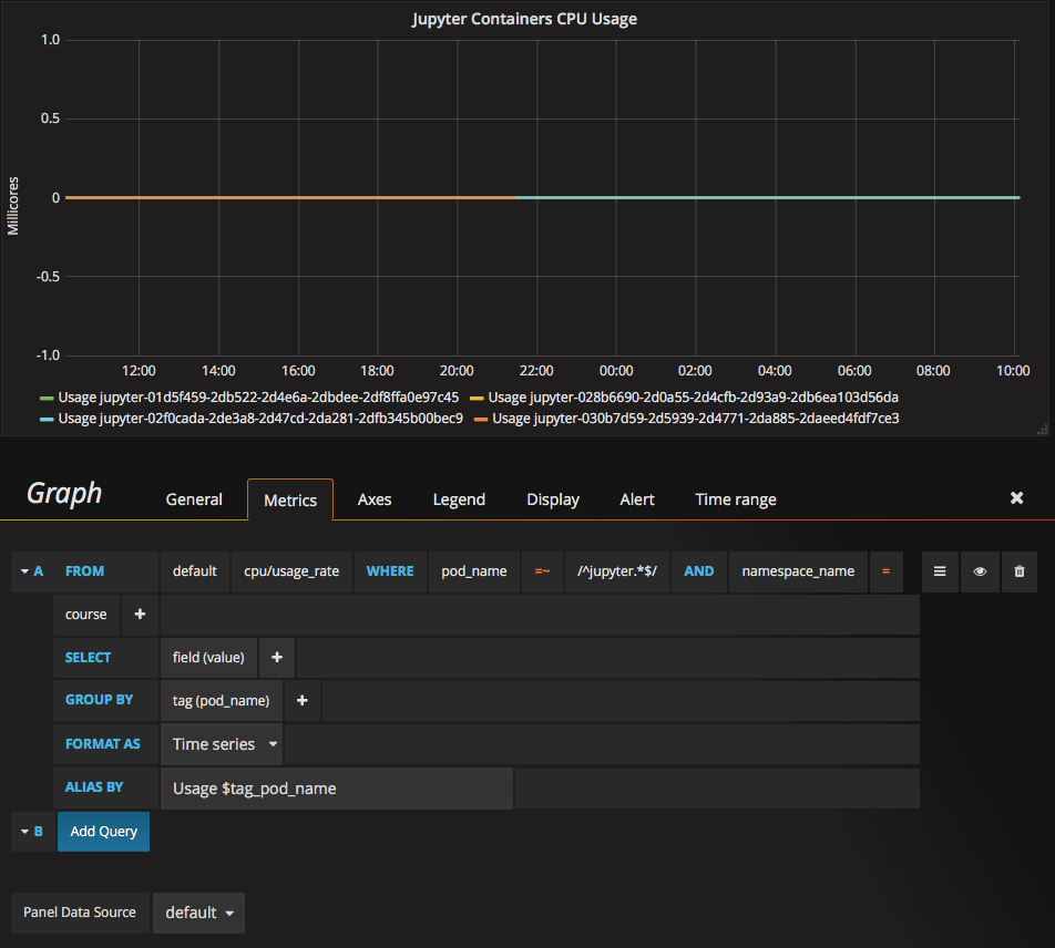
It’s all working fine, but having a problem using it. I want to export all data for a given timespan, but I’m finding that the larger the timespan I set, the fewer data points I get…

Is there a way to obtain every data point regardless of the timespan?

Remove group by time

Thanks, I did try that, but it results in even fewer datapoints…

Compare:

Am I missing something still?

Thanks!

I think I understand it now, thanks. I need to also add a proper field aggregator such as sum or max.

I still would like to just be able to export every datapoint in the times span, not just the max or sum of the values for that field.

Not possible?

Thanks!

The problem is that when you zoom out, InfluxDB will return more data points than pixels and that is not possible to show on a graph (e.g. - if you have 1000 data points but the graph is 200 pixels wide then the 1000 points have to be aggregated to 200 points)

If use a table panel instead, you should be able to get out all the data points. There is a max-row-limit setting that can be set to 0 to make sure that InfluxDB does not return a partial response:

Thanks, that does exactly what I needed!

1 Like