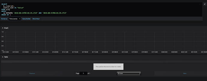
I am very new to Grafana and I am just trying to chart a simple graph. I run this query and in table view I do see rows being returned but nothing gets charted.
Ultimately, I would like to have a time series graph but when I change formats, I get 0 rows:
I took a look at anything that is similar and I found this https://community.grafana.com/t/cant-get-data-from-ms-sql-graphed/9673 but I checked and seems like all my time is in epoch format.
Any help or advise would be greatly appreciated. Thanks.

