Hi,
I installed an Apache Exporter in my WEB server, and I added it on my Prometheus server, everything is fine.
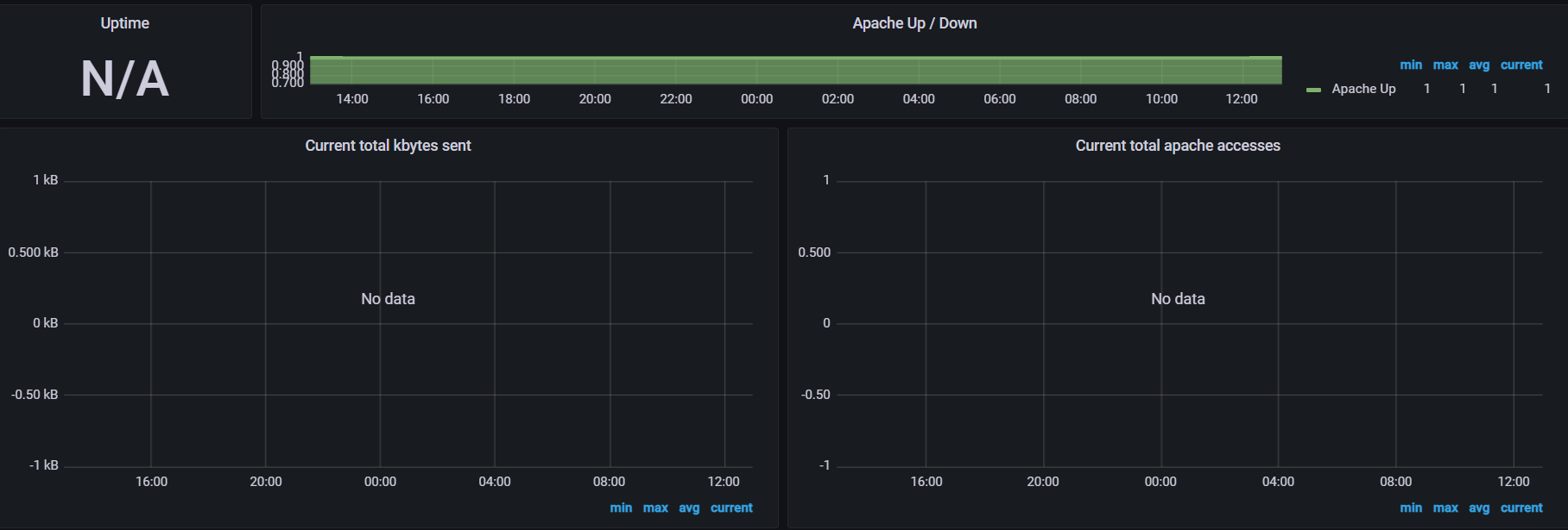
I point to the metrics on the server … when I import the Apache Grafana dashboard it shows me NO DATA
Can you link to this dashboard? It might just be out of date. There are no guarantees that an imported dashboard will “just work” after the import. You might have to do some fiddling.
Can you see the exporters metrics when you explore the metrics browser for your prometheus datasource? You can find this using grafana’s Explore feature or using the query editor inside a panel ![]()
Hello Mattabrams,
indeed I explored a panel and I did not find the metrics at the level of my prometheus server.
I don’t know can I find a solution here or not ?!
Can you link to the Apache exporter repo that you are using?
