Hello! I need to add few network data to one.
In action:
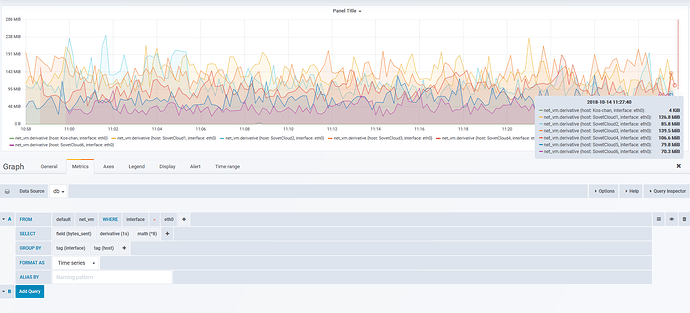
The problem is that I need get summary number (126+85+139…) and output in on a graph.
Hello! I need to add few network data to one.
In action:
The easiest option: duplicate query, toggle edit mode and write InfluxDB query, where you use InfluxDB subquery to sum results from your existing query
Visual option: use stacking option in the graph configuration
Well, about first I’m collect data from telegraf.
About second, I can’t found stacking, could you show me it?
Sorry I’m found stacking option.
By the way, could I calculate share summary and output it only on grafana?