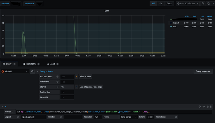
absolute time on the panel

Good afternoon! I can’t figure out how to set the time interval on the panel from 09:30 - 00:10. I need to track CPU data every day only during this period of time. Please help me!