Show last year values MySQL

fantastic job with this application, it is getting better a better by the day. I would like to display in the same graph this month and last year month. I was thinking to create two queries, Query A for this month and query B for last year month. Unfortunately I’m having issues with last year month. The query should be based on the ranges that I select and subtract by a a year. The first query “A” I have is something like this, how do a create another query “B” to dispay last year data?

SELECT
UNIX_TIMESTAMP(datecreated) as time_sec,
max(devicevalue) as value,
‘KWH’ as metric
FROM history
WHERE $__timeFilter(datecreated) and deviceroom = ‘Energy Monitor’ and devicename = ‘Total KW Hours’
group by HOUR(datecreated)

If you’re using mysql 8 or later you may be able to use windowed function. Otherwise think you need to filter time using the __timeFrom/__timeTo instead of $__timeFilter. Then you should be able to use mysql builtin datetime function to timeshift back 1 year in your second query.

Thanks for your help, for some reason I get the error when I try to do it.

Would it be possible to do some print screens of what you are envisioning? I would very much appreciate your help since I spent about 5 hours trying to figure it out

You should be able to use something like this.

SELECT
  UNIX_TIMESTAMP(DATE_ADD(datecreated, INTERVAL 1 YEAR)) as time_sec,
  ...
FROM ...
WHERE 
  datecreated >= DATE_ADD($__timeFrom(), INTERVAL -1 YEAR) AND 
  datecreated <= DATE_ADD($__timeTo(), INTERVAL -1 YEAR) 
ORDER BY ...

Please let me know if that works.

thanks for your continued help, unfortunately it looks like that it is returning this year data, at least from what I can see from the dot on the screen

It looks like it’s returning this year data because of above timeshift - I thought you wanted to compare this year vs last year “inline”.

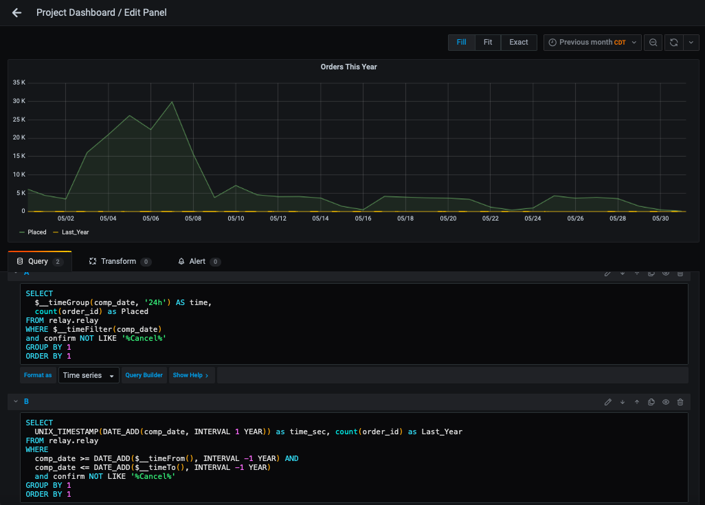
Ideally I would like to display something similar to this, sorry if I sound confusing. If I create a query A with this year query and query B with the query you have outline, Grafana will display “Data points outside time range” if I add a time shift of one year than it will not show this year.
The custom range is from 2018-01-01 to 2018-11-26. Sorry about the confusion so far.

You have to adjust time range to something like last 3 years, from=now-2y/y, to=now/y

1 Like

You should also be able to use meta queries plugin to do that https://github.com/GoshPosh/grafana-meta-queries

@anon34853223, I will try it,alghouth I think the issue is doing the quey and selecting the date range that is outside that query range, this is what I normally get when I run the query outside these ranges. Grafana will display “Data points outside time range

@gaurav24, this looks interesting, I will try it this weekend. From the reading, it sounds like it will work with Mysql, correct?

@alphatech it does work with mysql

Hi gaurav24,
Not sure what I’m doing wrong, can you please help.

Your using the Meta Queries plugin. I cannot help you with that since it’s a plugin (not included in Grafana core). I would suggest you first try and get a working query using only your mysql datasource.

@mwfraimsson, I tried everything in my power to make it work, unfortunately everything that I do, does not work. Another suggestions would be appreciated.

@alphatech the idea would be to get query A working and then add B.
In case A is working, B has an issue. for B. Query should be “A” and Metric should be “value”

I tried to use this in a second query and only get “1” and a graph across the bottom of the page. What am I doing wrong?
Thanks,
Robby

Hi Robby,
Did you managed to fix this? I mean now are you able to show the current and Last year data? If yes, can I know what you have done to show both the data