Hello,
Im using grafana and promethues and i created a dashboard, it all works fine but the dashboard display show this long expression and i want it to look clean.
so insteand on this long text i can choose the specific lable , how can i do this ?
Hello,
Im using grafana and promethues and i created a dashboard, it all works fine but the dashboard display show this long expression and i want it to look clean.
so insteand on this long text i can choose the specific lable , how can i do this ?
Hi @batchenr,
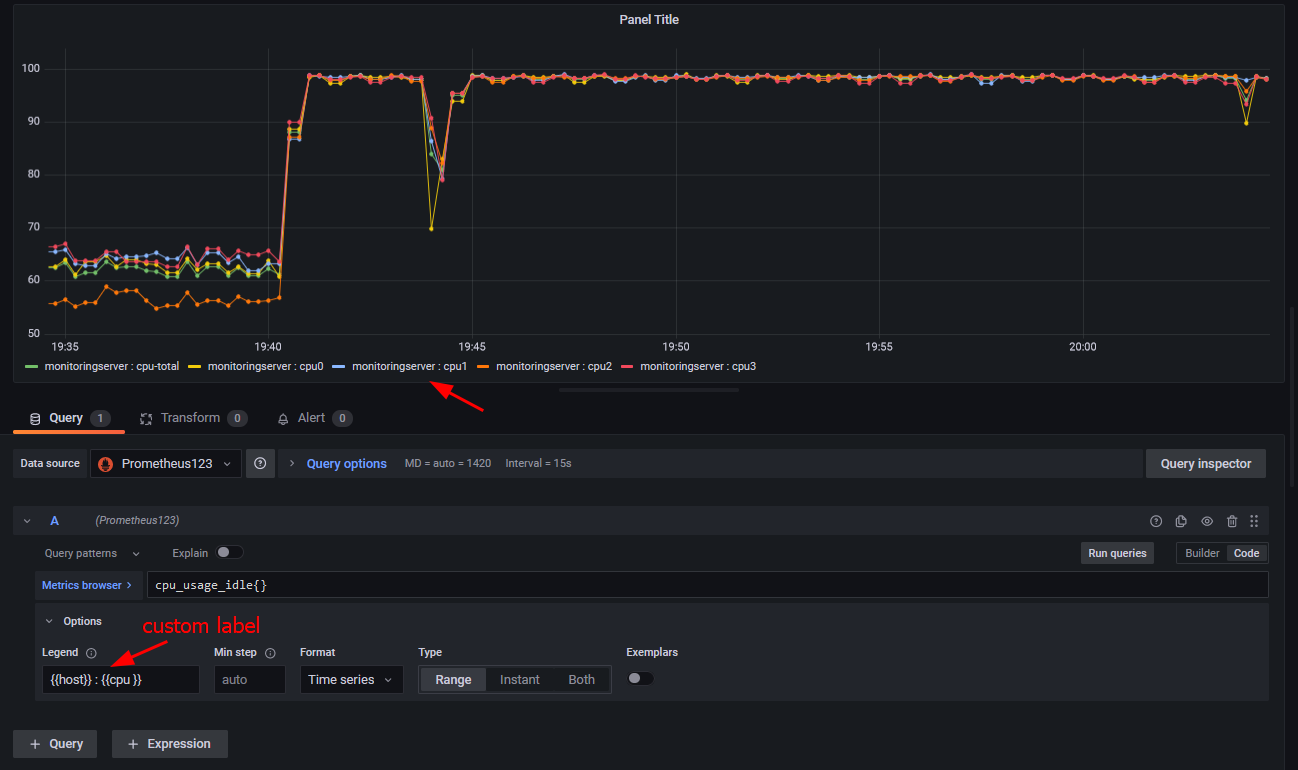
Since you have tags in legend you can use them if you change Legend from Auto to Custom.
Default:
Using Options -> Custom :
If you want to extract only part of a tag and use that as legends please check this post:
https://community.grafana.com/t/can-you-extract-a-word-from-within-a-tag-to-automatically-label-the-legend/80542/8?u=ldrascic
Best regards,
ldrascic