There this odd problem where the hover tool tip will not work for the data I give it.
I have a sample reproducible case, is the panel super strict about null values and timestamps?
The code https://github.com/HackToHell/temp-broken-grafana/blob/master/src/datasource.ts.
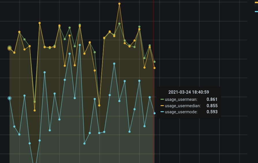
Initial Hover is normal
Broken hover, should be 1.1
It works with single series selected. Only all series breaks.

