i’m using text_input field from home assistant hold the current state of my air condition. this is the display i’m using for it in home assistant - it is a string value that changes (can be fan/cold/etc.):

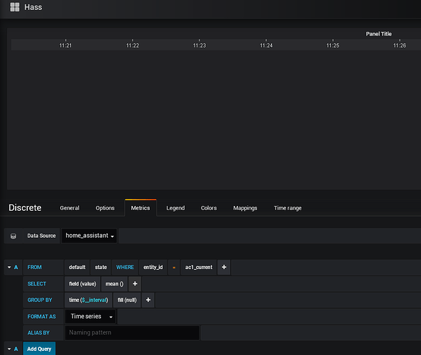
i’m trying to add it to grafana using a discrete (not sure if this is the best way to display it):
i can find and choose the “ac1_current” in the list of entity ids in the last field so it is found well, but how do i set up the query to display the data (probably to be seen as it is in home assistant panel)

