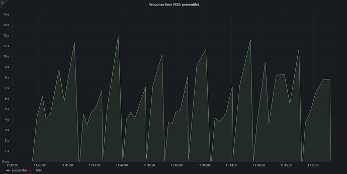
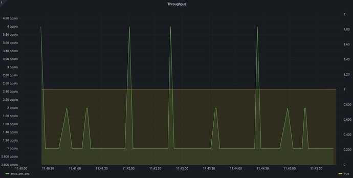
Am using xk6 grafana timescaledb as output graph for my scenario using executor.
My expectation was RPS remaining constant but varies why?
The constant-vus executor doesn’t necessarily mean constant RPS. If your service starts responding more quickly, your VUs will finish their iterations more quickly too. So the will start more iterations in the same duration and you’d get a higher RPS number. You should use the constant-arrival-rate executor if you want constant RPS, see these:
              
              
              1 Like
            
            
          


