Cannot get Multi dimension alerts working in InfluxDB source

Hi, I have tried everything to create a simple multi dimension alarm.
I am using Grafana 9.06. (Upgraded today).
Running on Ubuntu 20.
I have a bunch of sensors, and can get a query setup but I keep getting this error: invalid format of evaluation results for the alert definition : frame cannot uniquely be identified by its labels: has duplicate results with labels {}

My sensors simply provide a 0 or 1 status. I just want to know if any of them go 1.
My values are:
S083_Q
S084_Q

S101_Q
So this query gets this for me: SELECT last(/_Q/) FROM “MACCA” WHERE (“DeviceId” = ‘RTK_000007’) AND $timeFilter GROUP BY time($__interval) fill(previous)

Now I have tried everything but I keep getting that same frame cannot uniquely be identified by its labels: has duplicate results with labels {} error.

I know its something to do with the labels, but how do I set them up?
If i use Math, $A > 0 then I just get this:

If I use Reduce, then I get exactly the same: (I can’t embed another pic.

No matter what I get this error:
State: Error
Info: invalid format of evaluation results for the alert definition : frame cannot uniquely be identified by its labels: has duplicate results with labels {}

Can someone please explqain how to setup a multi dimensional alert with influxdb and InfluxQL - Do I need to use Flux?

Thanks so much - Richard.

Hi,

The problem is the design of your measurements in influxdb. Its the many fields that is the issue. It would be better if you had one 'field to hold the 0 or 1 value and then use a tag for the sensor locations (S08x_Q)
For multidimensional alerts with influxdb you need to able to group by a tag and it should only have one occurence to ensure unique labels (hence the single field)

If you take the approach i mentioned, its very easy to setup:

  1. add a group by to your influxb query, grouping on the tag holding the S08x values. sets assume that tag is called: location
  2. in the alias by field enter $tag_location
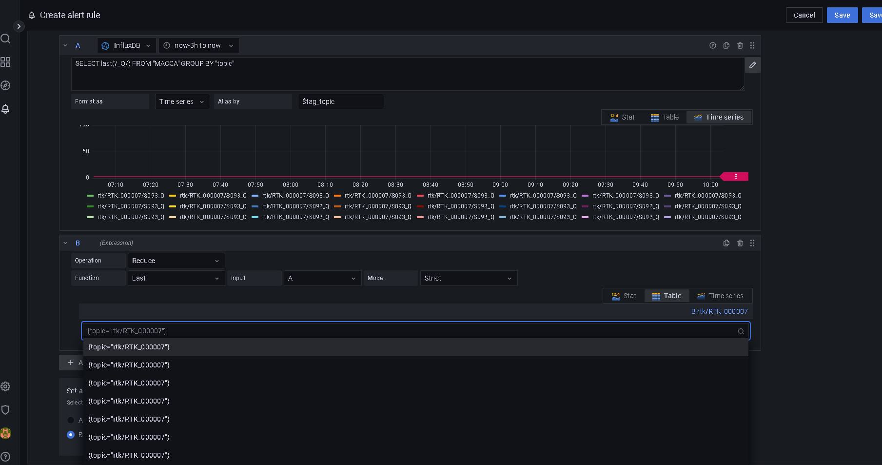
  3. Add a reduce function with Function: last
  4. Done. Alerting alerts on non-null values >0 by default so no need for an additional math expression.

Potentially you can also just set the alert condition directly to the query if you drop the time interval group-by in the query, and format the table as Table instead of Time Series.

Hope that helps.

Thanks so much for the reply. I’m still a bit confused though.
I have a tag called topic. (Which is what the mqtt comes in on.)
When I do, what I think you said is: I get this:

SELECT /_Q$/ FROM “MACCA” WHERE $timeFilter GROUP BY “topic”
Buty when I use this in an alert, it seems to truncate my topics, and it loses the last section.

And the error:invalid format of evaluation results for the alert definition : frame cannot uniquely be identified by its labels: has duplicate results with labels {topic=rtk/RTK_000007/S083_Q}

Ok, solved it. Thanks for your help.
I changed my data to have a “value” field. and added an SCODE tag for the name.
Like “S083_Q” …
And tehn used a WHERE to filter on regex.

SELECT “value” FROM “MACCA” WHERE (“SCODE” =~ /_Q/) AND $timeFilter GROUP BY “SCODE”

This then all worked well.

Thank you.

Great :slight_smile: glad i could help.