Hey,
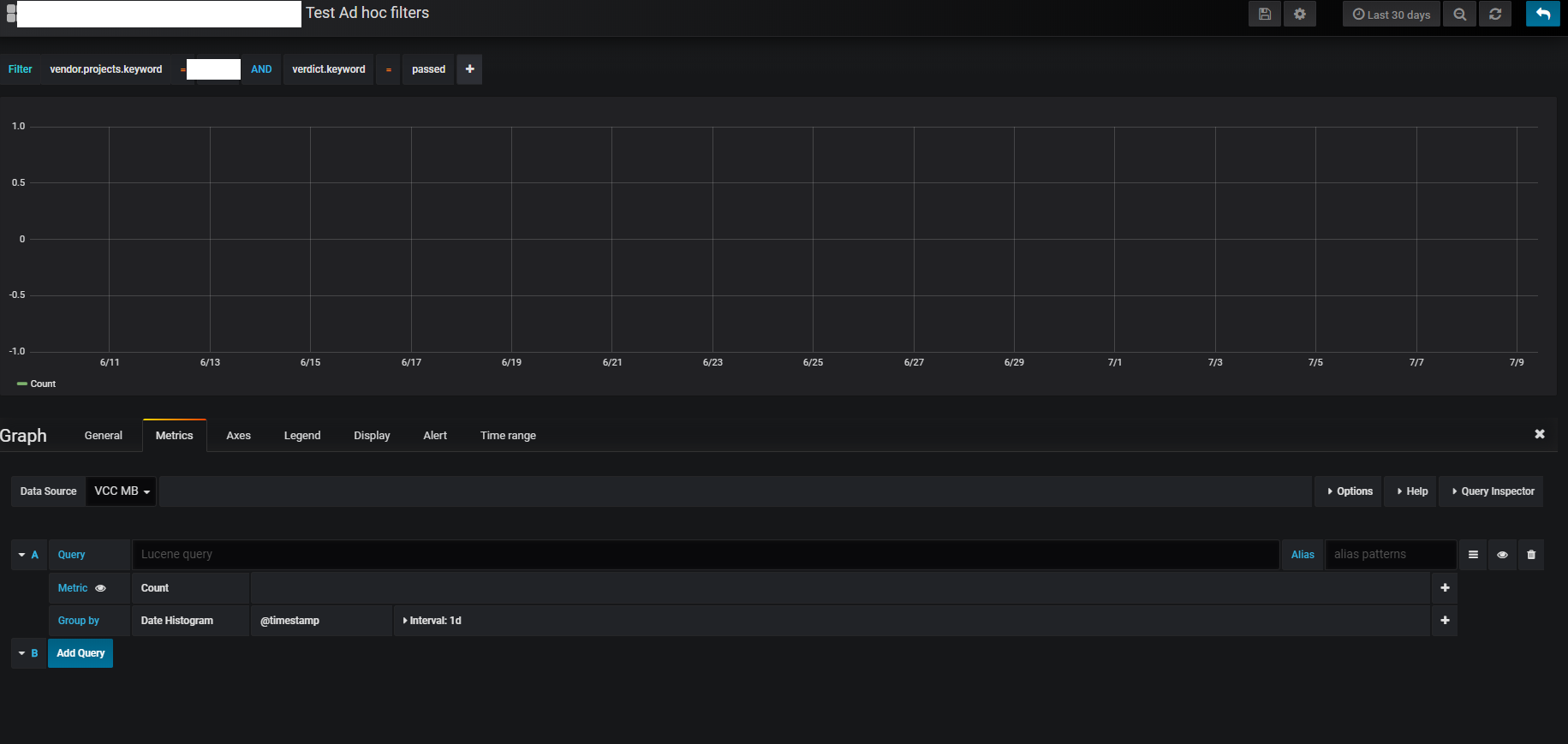
I wonder if there are any possibilities to get any help with some ad hoc filters (elasticsearch). If I use just the first filter, in the picture below (vendor.projects.keyword = project) I get data in the graph below. But when I add another filter, the graph just gets empty.
Does anyone know what to do? Thanks for your time in advance.

