Hi,
I have a measurements like this:
value     time
35101   1599719557000000000
35101    1599733107000000000
35102    1599733127000000000
I would to show, maybe in a graph bar, the time difference between the last value and the previous value of a single value. I mean:
difference(1599719557000000000- 1599733107000000000) for value 35101
Is it possible?
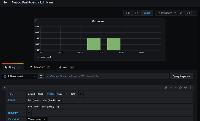
I reached this point:
Thank you
