Hello,
In my company , we use grafana to monitor some datas on TV.
For convenience ,we want graph instance can automatic change metrics one by one every few seconds .
I make a little change on the graph source code. and implement the function .
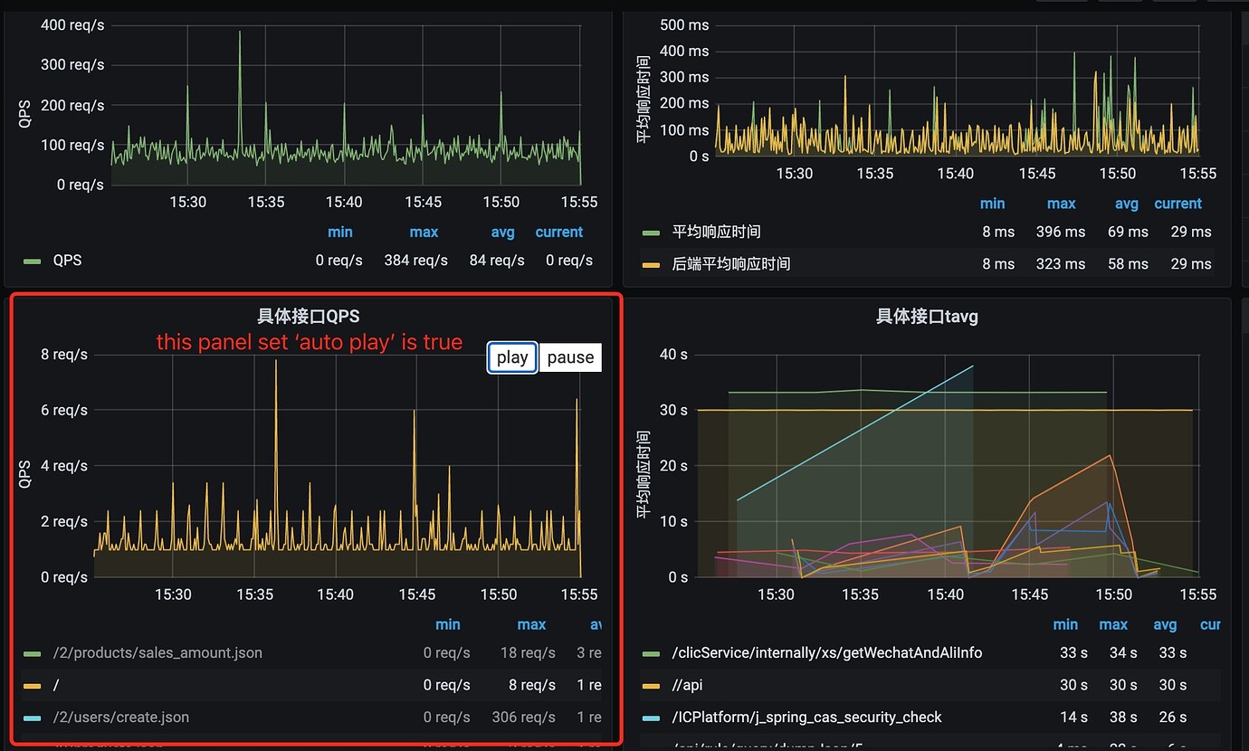
1). Add ‘auto play’ option for graph legend . If it is checked, the graph instance will has the automatic change metrics function . If it is unchecked, the graph will not has the function.
2). ‘play’ button is clicked will launch the function.
3). ‘pause’ button is clicked will pause the function.

The following two pictures show that ,a panel instance’s (in the red frame) ‘auto play’ option is checked in the dashboard.

I’ve implemented the function , could I build the modified graph to generate a plugin. If I can , other team could use it easily. Just put it locate under
‘/usr/local/var/lib/grafana/plugins’ directory.
if personal functions plugin can build out , put it locate under
‘/usr/local/var/lib/grafana/plugins’ directory. We can upgrade grafana often, after upgrade, we can both use the latest grafana, and personal functions plugin .
how to generate the modified graph plugin ? thank you .

