Hello everyone,
I’m looking for some tutorials or “getting started explanation” about Elasticsearch query in Grafana (already found example in grafana example dashboard and forum) but all the more about script in thoses Queries.
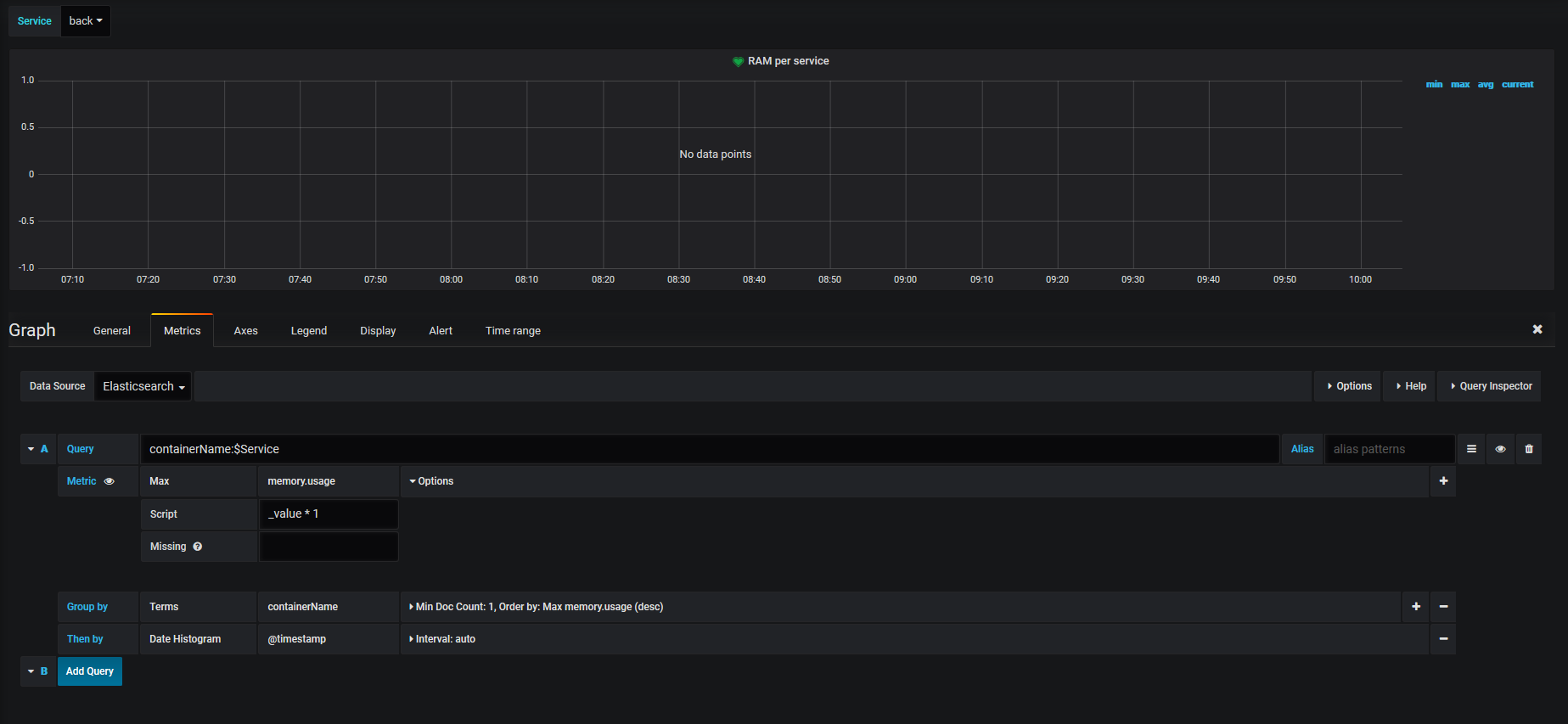
One of my issues as example:
I want to divide value after getting it by query, example following with no script (without trying to divide)
next i’m trying to divide
Even with the default value i’m getting “no data point” (_value * 1 or juste _value)


