If I want to see graph in stack mode it has very strange view with some new points which I don`t see without stack mode. You can see details on the graphs. Can you please check why it happens?
If I want to see graph in stack mode it has very strange view with some new points which I don`t see without stack mode. You can see details on the graphs. Can you please check why it happens?
Hi,
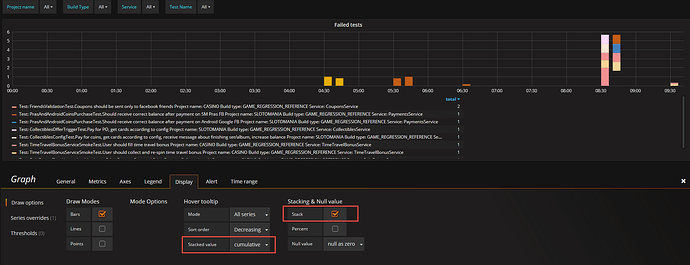
If you select Cumulative as Stacked Value, does that work better?
Marcus
Hi
Do you have the idea why it can happen?
No.
If you change from bars to lines - how does that look?
Marcus