How to change threshold value in Alert Rule?

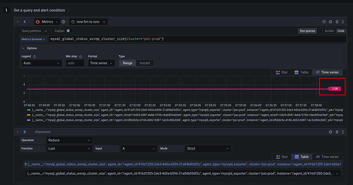
I’m creating an Alert Rule to tell me if my wsrep cluster has dropped a node. This threshold can be moved around, but it needs to be exactly “3”. Where do I change this value? I see no input field.