Hello,
I have nginx logs being pushed to loki and my logs are in json format. Eg log as below,
{
"geoip_country_code": "India",
"remote_addr": "xxx",
"status": "304",
"request_uri": "/wp-content/themes/plover/assets/fonts/cardo/cardo_normal_700.woff2",
"msec": "1753763245.751",
"connection": "46456",
"connection_requests": "3",
"pid": "2945474",
"request_id": "a63d54d32023d25aed205bd85cd97a94",
"request_length": "568",
"remote_user": "",
"remote_port": "56749",
"time_local": "29/Jul/2025:09:57:25 +0530",
"time_iso8601": "2025-07-29T09:57:25+05:30",
"request": "GET /wp-content/themes/plover/assets/fonts/cardo/cardo_normal_700.woff2 HTTP/1.1",
"args": "",
"body_bytes_sent": "0",
"bytes_sent": "191",
"http_referer": "xxx",
"http_user_agent": "Mozilla/5.0 (Macintosh; Intel Mac OS X 10_15_7) AppleWebKit/605.1.15 (KHTML, like Gecko) Version/18.5 Safari/605.1.15",
"http_x_forwarded_for": "",
"http_host": "xx",
"server_name": "_",
"request_time": "0.038",
"upstream": "[xxx]:443",
"upstream_connect_time": "0.026",
"upstream_header_time": "0.038",
"upstream_response_time": "0.038",
"upstream_response_length": "0",
"upstream_cache_status": "",
"ssl_protocol": "TLSv1.3",
"ssl_cipher": "TLS_AES_128_GCM_SHA256",
"scheme": "https",
"request_method": "GET",
"server_protocol": "HTTP/1.1",
"pipe": ".",
"gzip_ratio": "",
"http_cf_ray": ""
}
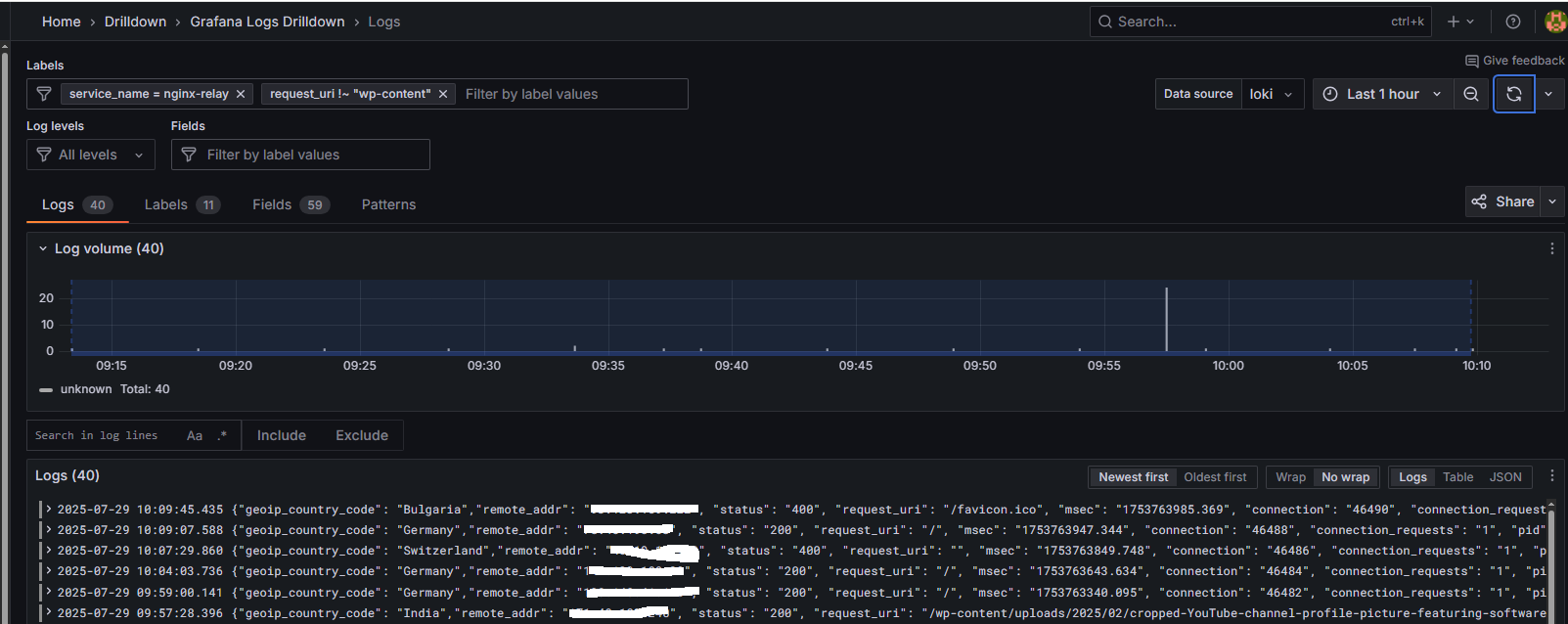
In grafana field request_uri is extracted correctly.
Using Drilldown->Logs option how can I use regex feature to exclude logs that has request_uri value that contains “wp-content” ?
I tried as below but its not filtering what I want.
Any thoughts?






