Hello All:
According to grafana doc:Configure Alerting | Grafana documentation
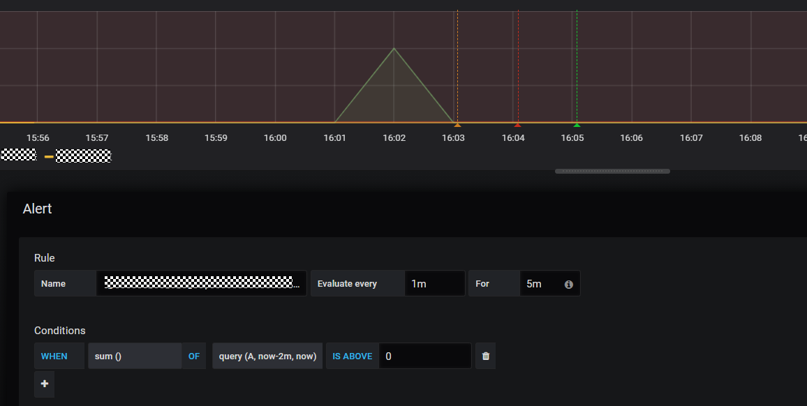
Pending Alert will keep up status ‘For’ duration.But I have a alert from Pending to Alerting not keep up For duration. For example:
‘For’ field is 5 minutes,but alert from Pending to Alerting just spend one minute.
Why?

