Проблема приходят не все Alerts "The problem does not come all Alerts"

создаю более сложное условие для Alert и есть случие когда информация о Alert не отправлена в телеграм

“I create a more complex condition for Alert and there is a case when information about Alert is not sent to telegrams”

Пожалуйста скажите, знаете ли о данной проблеме?
подскажите как её исправить.

Please tell me if you know about this problem?
tell me how to fix it.

What information is not sent?

1 Like

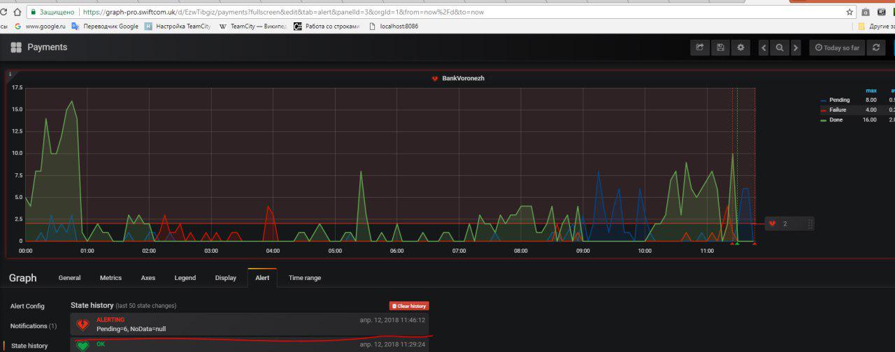
There is no information about the alert. An alert occurred, but in the “TELEGRAM” message about it didn’t come. In “Telegram” come [ok] messages .

attached a picture on her pawed alert that did not come in the “telegram”

getting the alert I have set up for Email and telegram, Alert which is not received in the telegrams come to the mail normally. the problem is in telegrams

Im ask for feedback)