Hello,
I’m using Grafana to dashboard performance metric stored in influxDB.
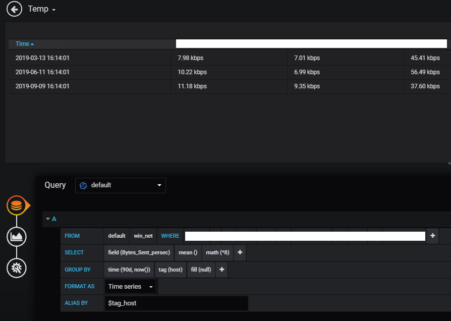
and i need an mean of 90 days of data, so i set grafana up with the image below
(Please, see the table’s time. And the date of the screenshots is 2019-10-07).
However, it is not based on the current time.
So, I changed from time(90d) to time(90d,now()). But, it is still strange.
I want aggregation data to be based on the current time.
Can somebody please help me?!

