I’ve configured the Windows collector to look at a couple test files that I have created, but it does not report any metrics regarding those files it seems. Alloy ver is 1.9.2, my config is:
The temp dir is not empty.
prometheus.exporter.windows "vmStats" {
enabled_collectors = ["filetime", "cpu_info"]
filetime {
file_patterns =[
"C:\\Temp\\*",
]
}
}
prometheus.scrape "example" {
targets = prometheus.exporter.windows.vmStats.targets
forward_to = [prometheus.relabel.addLabels.receiver]
scrape_interval = "30s"
}
prometheus.relabel "addLabels" {
forward_to = [prometheus.remote_write.default.receiver]
rule {
action = "replace"
source_labels = ["__address__", "instance"]
separator = "/"
target_label = "host"
}
rule {
action = "replace"
target_label = "job"
replacement = "jobname"
}
}
prometheus.remote_write "default" {
endpoint {
url = "<had to remove the url but it cpu metrics from the above windows collector so should be fine"
}
external_labels = {
appName = "app",
nodeType = "FILETIMETEST",
}
}
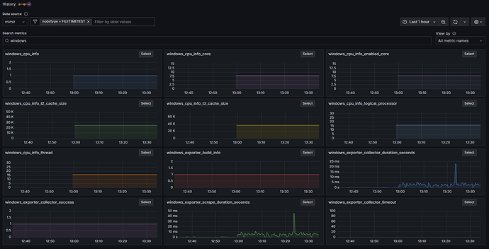
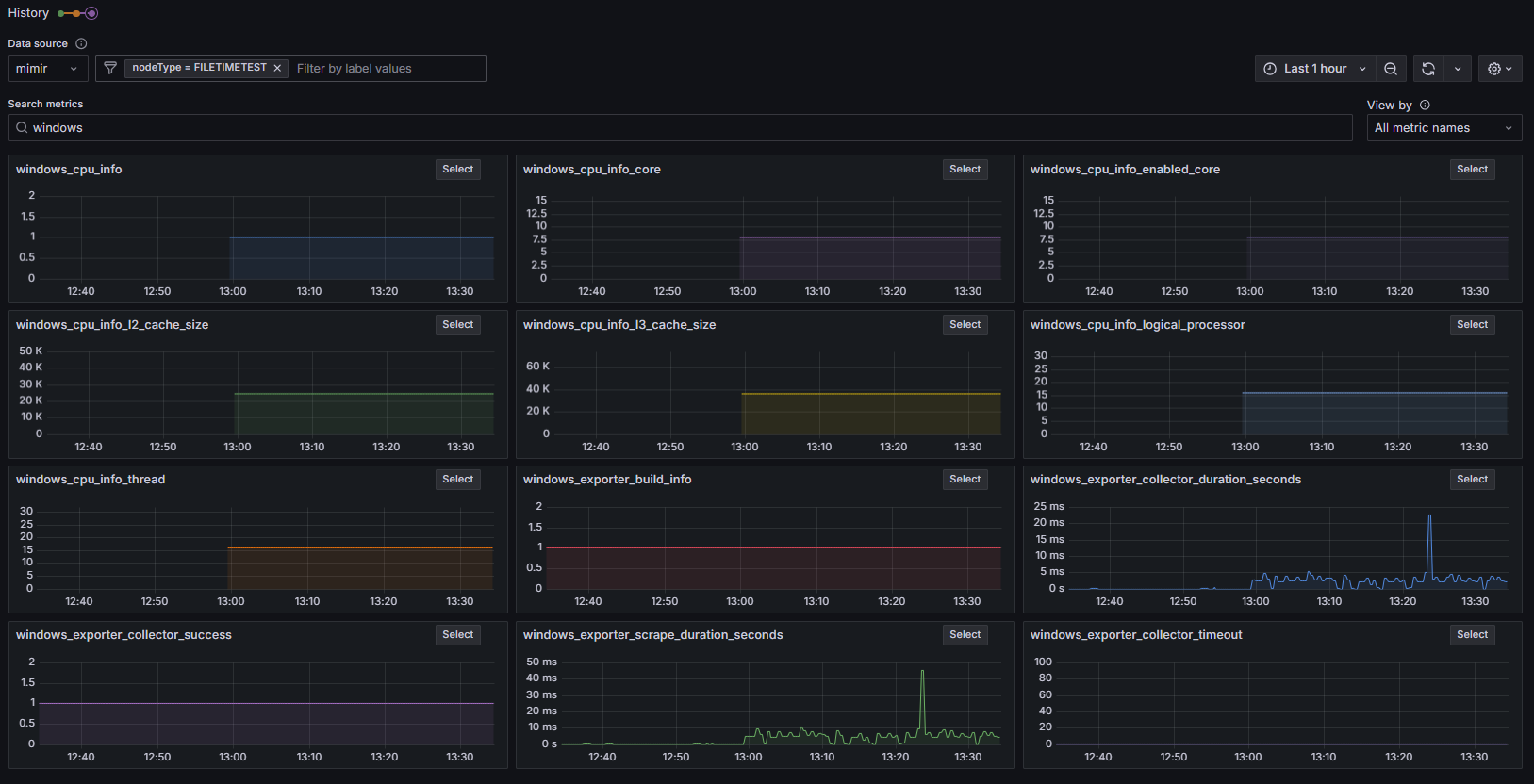
the scrape livedebug output does indeed see perf metrics regarding the filetime collector, but not info on the files themselves
sample: ts=1751628593977, labels={__name__="windows_cpu_info", architecture="9", description="Intel64 Family 6 Model 85 Stepping 7", device_id="CPU0", family="179", instance="HOSTNAME", job="integrations/windows", name="Intel(R) Xeon(R) Platinum 8259CL CPU @ 2.50GHz"}, value=1.000000
sample: ts=1751628593977, labels={__name__="windows_cpu_info_core", device_id="CPU0", instance="HOSTNAME", job="integrations/windows"}, value=8.000000
sample: ts=1751628593977, labels={__name__="windows_cpu_info_enabled_core", device_id="CPU0", instance="HOSTNAME", job="integrations/windows"}, value=8.000000
sample: ts=1751628593977, labels={__name__="windows_cpu_info_l2_cache_size", device_id="CPU0", instance="HOSTNAME", job="integrations/windows"}, value=24576.000000
sample: ts=1751628593977, labels={__name__="windows_cpu_info_l3_cache_size", device_id="CPU0", instance="HOSTNAME", job="integrations/windows"}, value=36608.000000
sample: ts=1751628593977, labels={__name__="windows_cpu_info_logical_processor", device_id="CPU0", instance="HOSTNAME", job="integrations/windows"}, value=16.000000
sample: ts=1751628593977, labels={__name__="windows_cpu_info_thread", device_id="CPU0", instance="HOSTNAME", job="integrations/windows"}, value=16.000000
sample: ts=1751628593977, labels={__name__="windows_exporter_build_info", branch="HEAD", goarch="amd64", goos="windows", goversion="go1.24.4", instance="HOSTNAME", job="integrations/windows", revision="30277f7", tags="builtinassets", version="v1.9.2"}, value=1.000000
sample: ts=1751628593977, labels={__name__="windows_exporter_collector_duration_seconds", collector="cpu_info", instance="HOSTNAME", job="integrations/windows"}, value=0.004370
sample: ts=1751628593977, labels={__name__="windows_exporter_collector_duration_seconds", collector="filetime", instance="HOSTNAME", job="integrations/windows"}, value=0.000000
sample: ts=1751628593977, labels={__name__="windows_exporter_collector_success", collector="cpu_info", instance="HOSTNAME", job="integrations/windows"}, value=1.000000
sample: ts=1751628593977, labels={__name__="windows_exporter_collector_success", collector="filetime", instance="HOSTNAME", job="integrations/windows"}, value=1.000000
sample: ts=1751628593977, labels={__name__="windows_exporter_collector_timeout", collector="cpu_info", instance="HOSTNAME", job="integrations/windows"}, value=0.000000
sample: ts=1751628593977, labels={__name__="windows_exporter_collector_timeout", collector="filetime", instance="HOSTNAME", job="integrations/windows"}, value=0.000000
sample: ts=1751628593977, labels={__name__="windows_exporter_scrape_duration_seconds", instance="HOSTNAME", job="integrations/windows"}, value=0.004370
sample: ts=1751628593977, labels={__name__="up", instance="HOSTNAME", job="integrations/windows"}, value=1.000000
sample: ts=1751628593977, labels={__name__="scrape_duration_seconds", instance="HOSTNAME", job="integrations/windows"}, value=0.005100
sample: ts=1751628593977, labels={__name__="scrape_samples_scraped", instance="HOSTNAME", job="integrations/windows"}, value=15.000000
sample: ts=1751628593977, labels={__name__="scrape_samples_post_metric_relabeling", instance="HOSTNAME", job="integrations/windows"}, value=15.000000
sample: ts=1751628593977, labels={__name__="scrape_series_added", instance="HOSTNAME", job="integrations/windows"}, value=0.000000
According to the docs
I should see metrics starting with windows_filetime but the only metrics I see is cpu related stuff.
Any and all help is appreciated! I’m not really sure if this is a bug or perhaps my mistake somewhere.
