Hello guys!
Im trying to figure out how I can send notification to myself everytime I reach a special value etc:
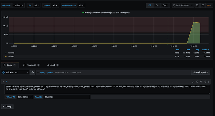
As you can see I have set a alert option on 60MB and whenever I use speedtest. It should trigger a notification telling me that I have reached the trigger alert.
For some reason it doesnt and there is a huge potential that the issue can be me.
This is the settings I am using:
{
"firing": false,
"state": "ok",
"conditionEvals": "false = false",
"timeMs": "128.573ms",
"logs": [
{
"message": "Condition[0]: Query",
"data": {
"from": 1609935815283,
"queries": [
{
"refId": "A",
"model": {
"alias": "$hostname: $col",
"dsType": "influxdb",
"groupBy": [
{
"params": [
"$interval"
],
"type": "time"
},
{
"params": [
"null"
],
"type": "fill"
}
],
"orderByTime": "ASC",
"policy": "default",
"query": "SELECT mean(\"Bytes_Received_persec\") AS \"Bytes Received persec\", mean(\"Bytes_Sent_persec\") AS \"Bytes Sent persec\" FROM \"win_net\" WHERE \"host\" =~ /$hostname$/ AND \"instance\" =~ /$network$/ AND $timeFilter GROUP BY time($interval), \"host\", instance fill(linear)",
"rawQuery": true,
"refId": "A",
"resultFormat": "time_series",
"select": [
[
{
"params": [
"value"
],
"type": "field"
},
{
"params": [],
"type": "mean"
}
]
],
"tags": []
},
"datasource": {
"id": 7,
"name": "InfluxDBTest"
},
"maxDataPoints": 0,
"intervalMs": 0
}
],
"to": 1609935825283
}
},
{
"message": "Condition[0]: Query Result",
"data": {
"series": []
}
},
{
"message": "Condition: Eval: false, Query Returned No Series (reduced to null/no value)",
"data": null
}
]
}
How can I get notification on Discord whenever in my case reaches 60MB of network data?




