Total daily energy use

I already have something like this :

but how to make it to be group by day


try this

1 Like

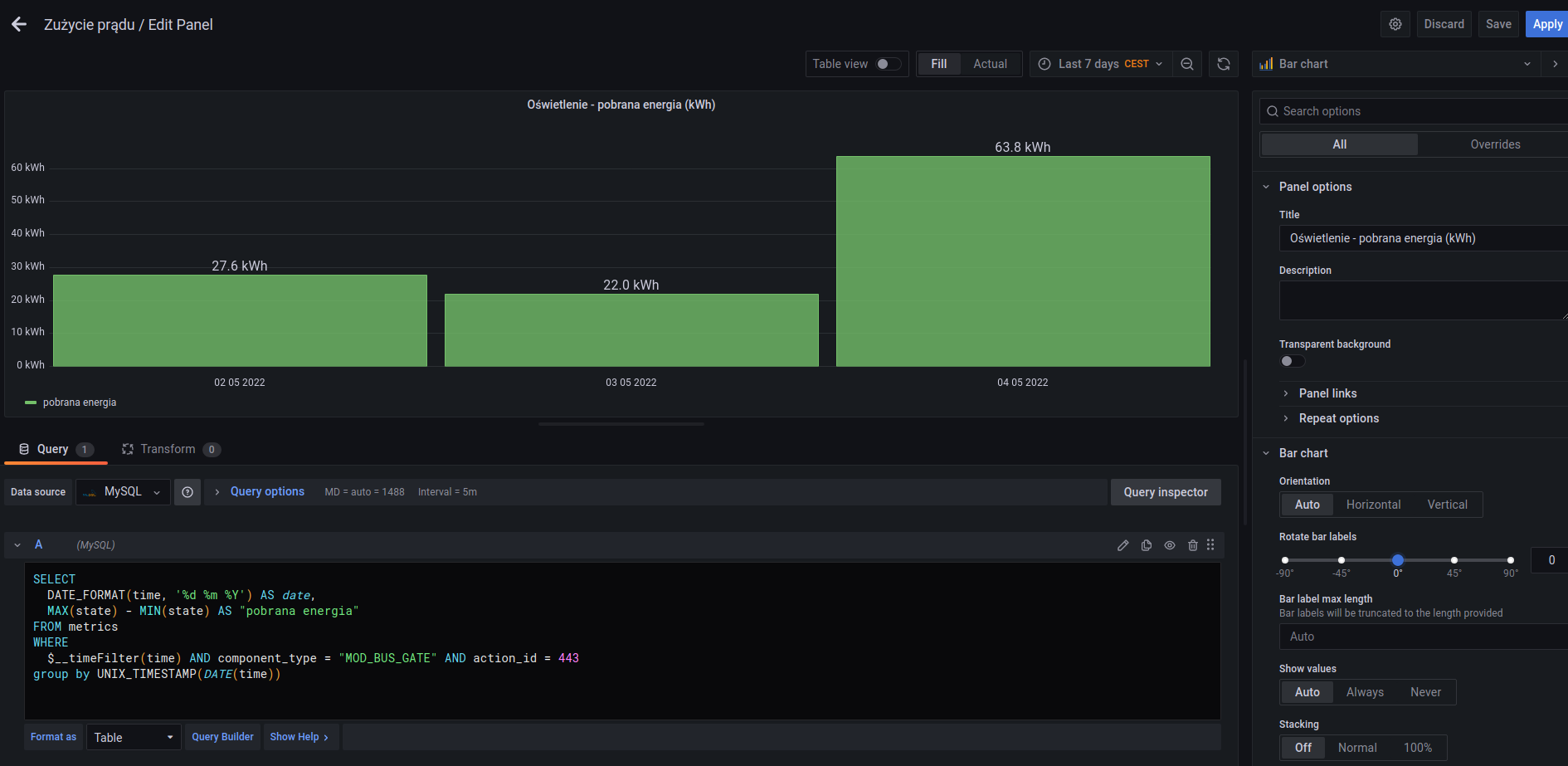
please keep in mind I’m using mysql data source not influxdb

when Im trying to use Bar chart I have Data is missing a string field

Here are my data

1 Like

OK I think I have found it - pasting here in case anyone need it

1 Like

Hm how did you selesct that “total power 1” in field? I cant select that kind of value there.

“total power 1” is the name of the variable that i am reading out of my database, its coming from my influxDB. so it wont be that title in your query it will be the name of you variable you are trying to graph.

Tommy

1 Like